Cadvisor exporter
Simple exporter for cadvisor only
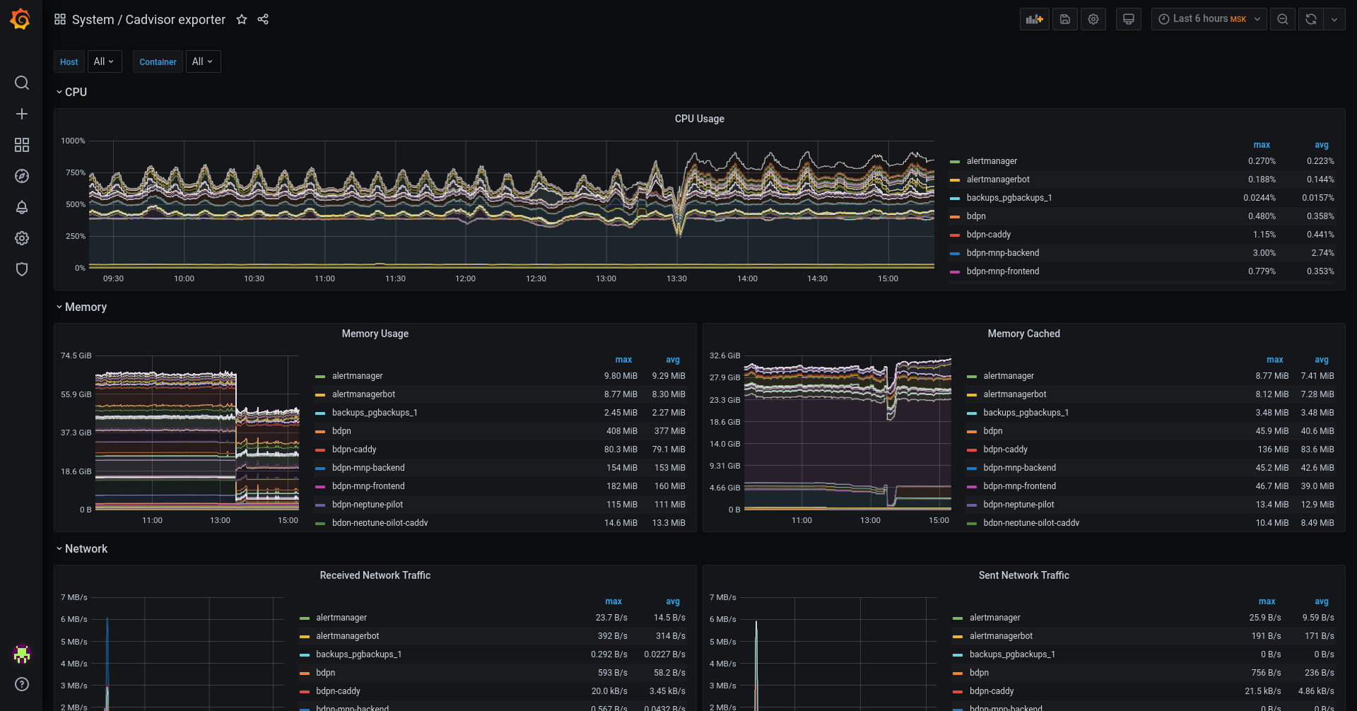
Simple set of several graphs. Just for getting Cadvisor’s metrics only
Set includes:
- CPU Usage by container
- Memory Usage
- Memory Cached
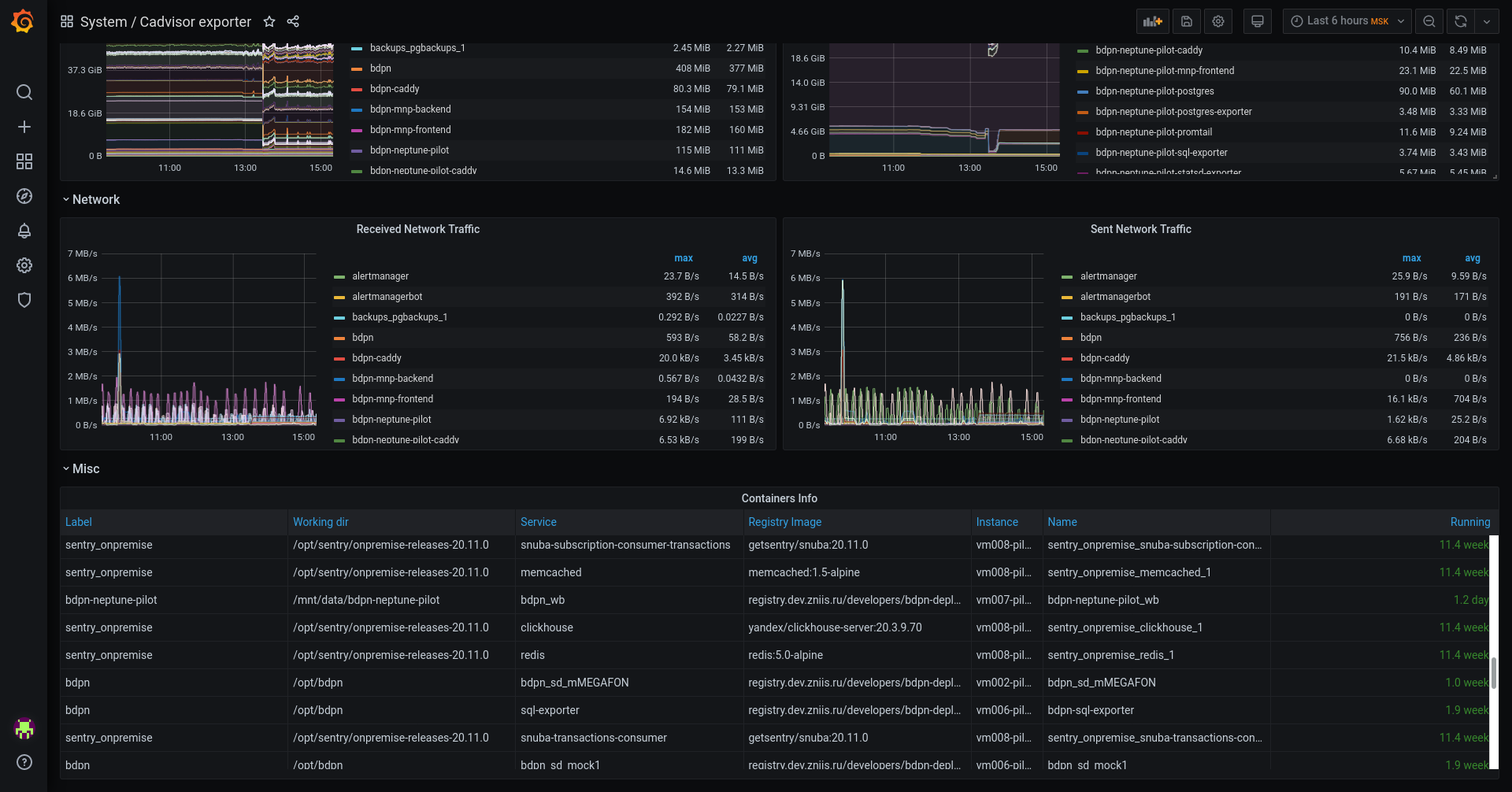
- Received Network Traffic
- Sent Network Traffic
And a table with info:
- Label
- Working dir
- Service
- Registry Image
- Instance
- Name
- Running
Data source config
Collector config:
Upload an updated version of an exported dashboard.json file from Grafana
| Revision | Description | Created | |
|---|---|---|---|
| Download |
