Asyncworker HTTP Routes

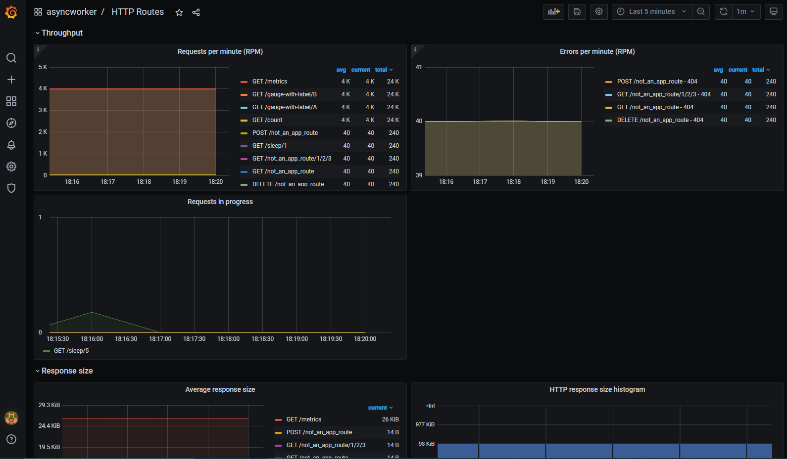
Metrics visualization for async-worker automatically exposed HTTP metrics with detailed and customizable monitoring for request duration, throughput, response sizes, error rate, and much more.

Asyncworker HTTP Routes screenshot 1
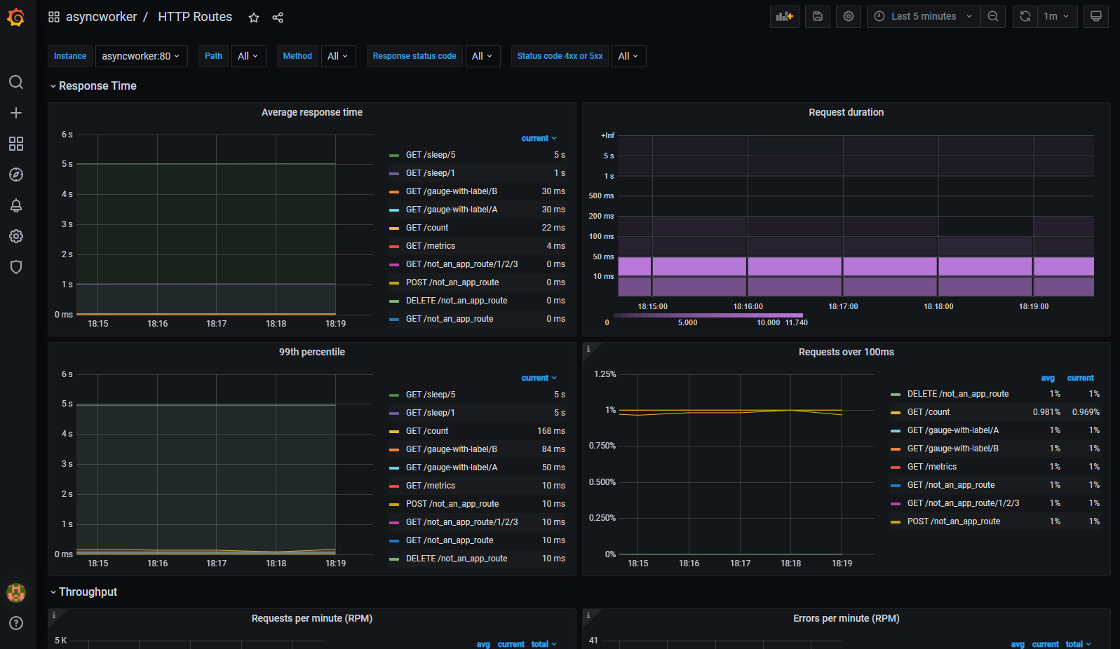
Asyncworker HTTP Routes screenshot 2
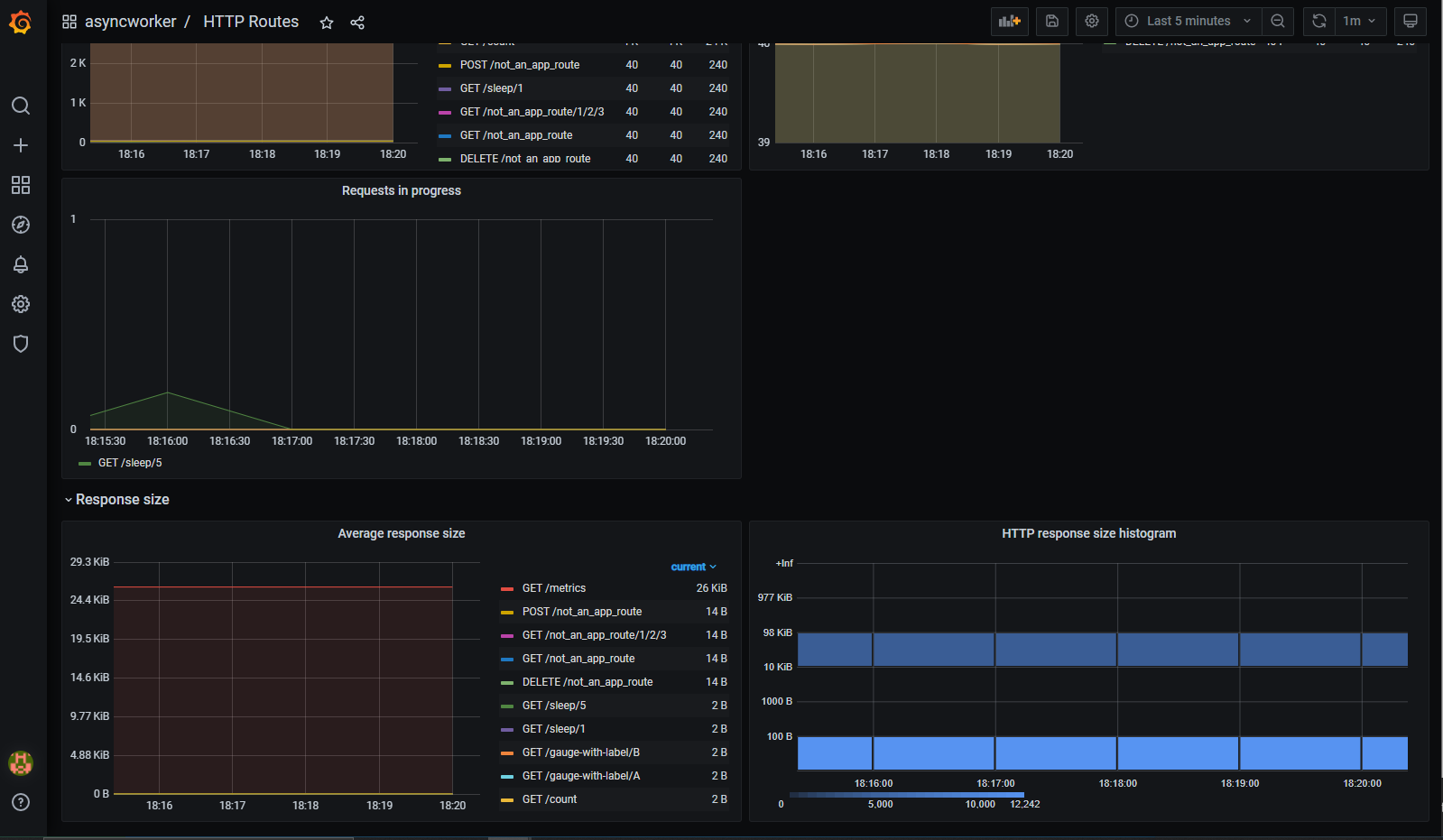
Asyncworker HTTP Routes screenshot 3

Metrics visualization for async-worker automatically exposed HTTP metrics with detailed and customizable monitoring for request duration, throughput, response sizes, error rate, and much more.

This dashboard is meant to be used by applications developed using python's async-worker framework

More on: https://github.com/b2wdigital/async-worker

Revisions
RevisionDescriptionCreated
Apache HTTP Server

Apache HTTP Server

by Grafana Labs
Grafana Labs solution

Easily monitor Apache HTTP Server, an open source HTTP server for modern operating systems including UNIX and Windows, with Grafana Cloud's out-of-the-box monitoring solution.

Learn more

Get this dashboard

Import the dashboard template

or

Download JSON

Datasource
Dependencies