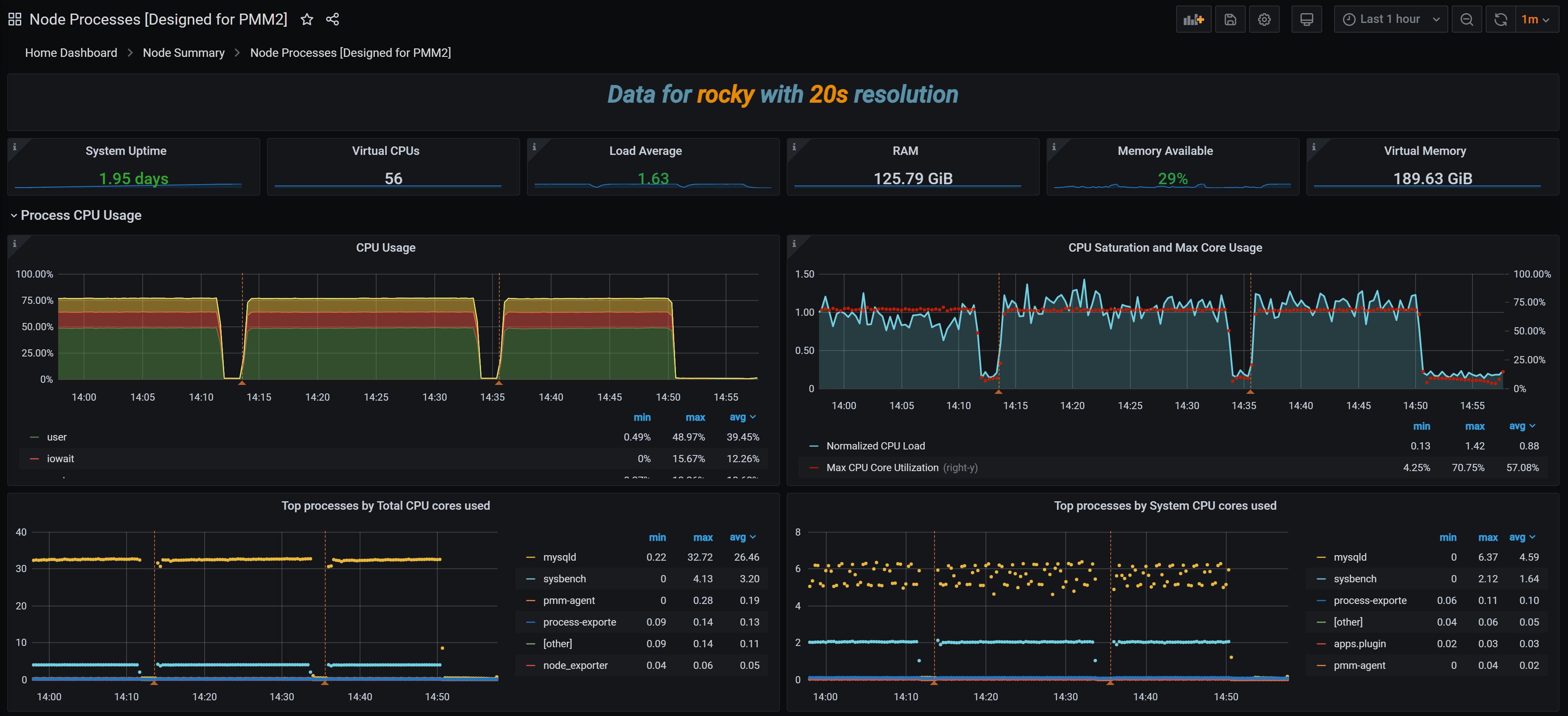
Node Processes [Designed for PMM2]
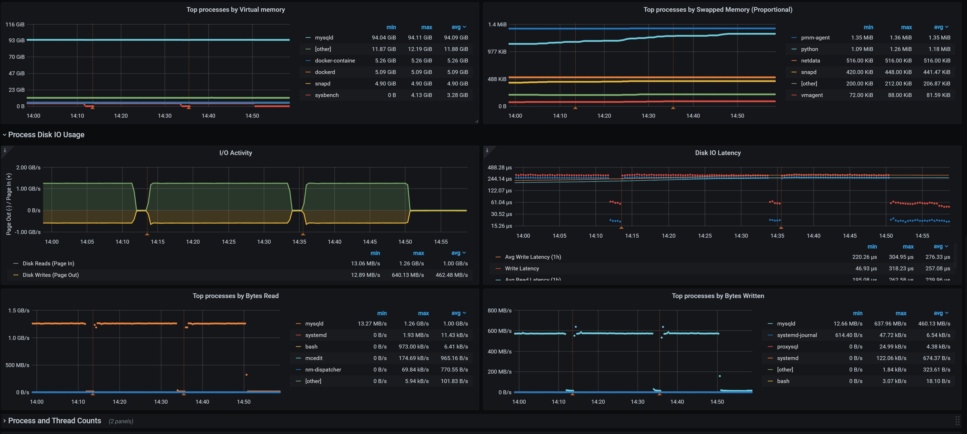
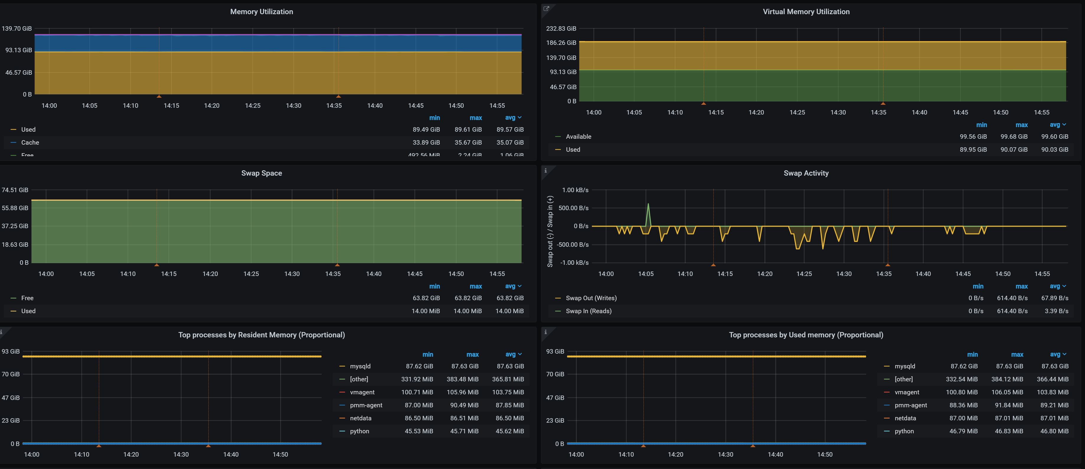
Provides insights about processes running on Linux host, such as Per Process CPU and Memory Usage, Disk IO, Process status etc To be used with Percona Monitoring and Management v2 (PMM2)
Installation instructions and detailed walkthrough can be seen in this blog post
Data source config
Collector config:
Upload an updated version of an exported dashboard.json file from Grafana
| Revision | Description | Created | |
|---|---|---|---|
| Download |
Linux Server
Monitor Linux with Grafana. Easily monitor your Linux deployment with Grafana Cloud's out-of-the-box monitoring solution.
Learn more