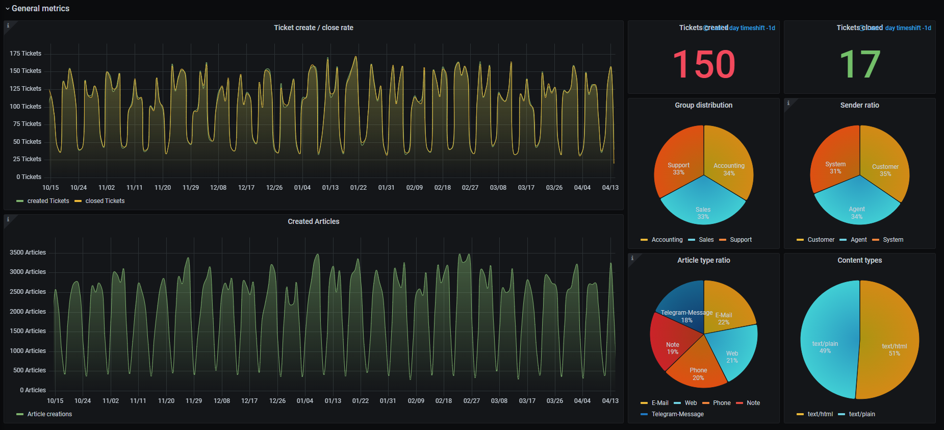
Zammad: Tickets
Sample dashboard for Zammad Tickets.
You can find a full setup how to on our documentation: Zammad documentation.
All our sample dashboards are stored in this GitHub repository: https://github.com/zammad/grafana-dashboards
If you have trouble with Zammad or your particular Zammad related dashboards, please consult the Zammad community - we’re not monitoring other places.
Wanna fiddle on your own? You may find our documentation page for Elasticsearch index attributes useful!
Data source config
Collector config:
Upload an updated version of an exported dashboard.json file from Grafana
| Revision | Description | Created | |
|---|---|---|---|
| Download |
