ISP Monitoring
Monitor your ISP's Ping and DNS response times. Collect useful data like packet loss, uptime metrics on upstream services.
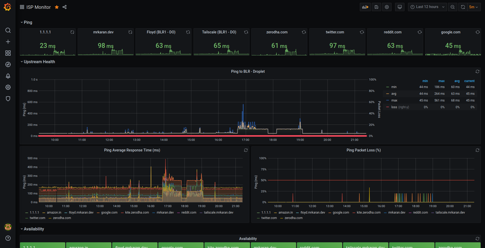
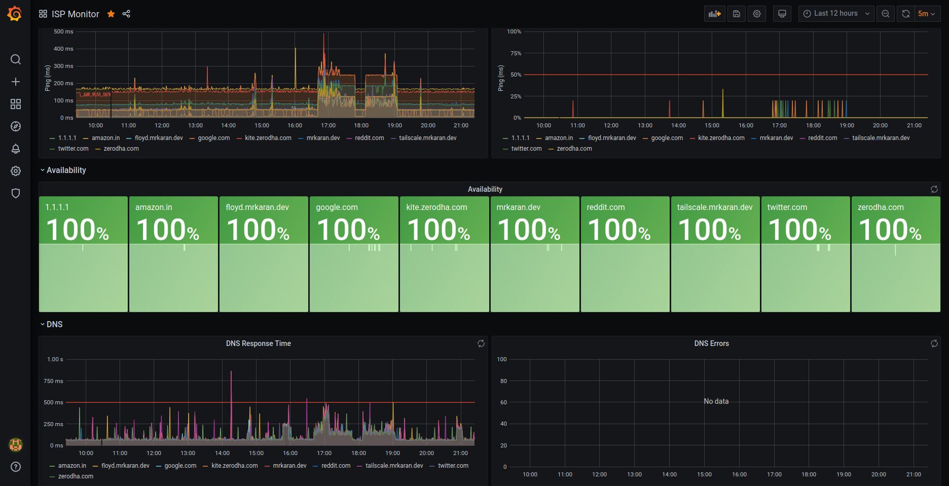
This is an ISP Monitoring dashboard. It collects metrics on Ping and DNS using Telegraf. It requires Telegraf Ping Input and DNS Plugin to work.
Read https://mrkaran.dev/posts/isp-monitoring/ for more details on how to set it up.
Data source config
Collector type:
Collector plugins:
Collector config:
Revisions
Upload an updated version of an exported dashboard.json file from Grafana
| Revision | Description | Created | |
|---|---|---|---|
| Download |