Container Overview
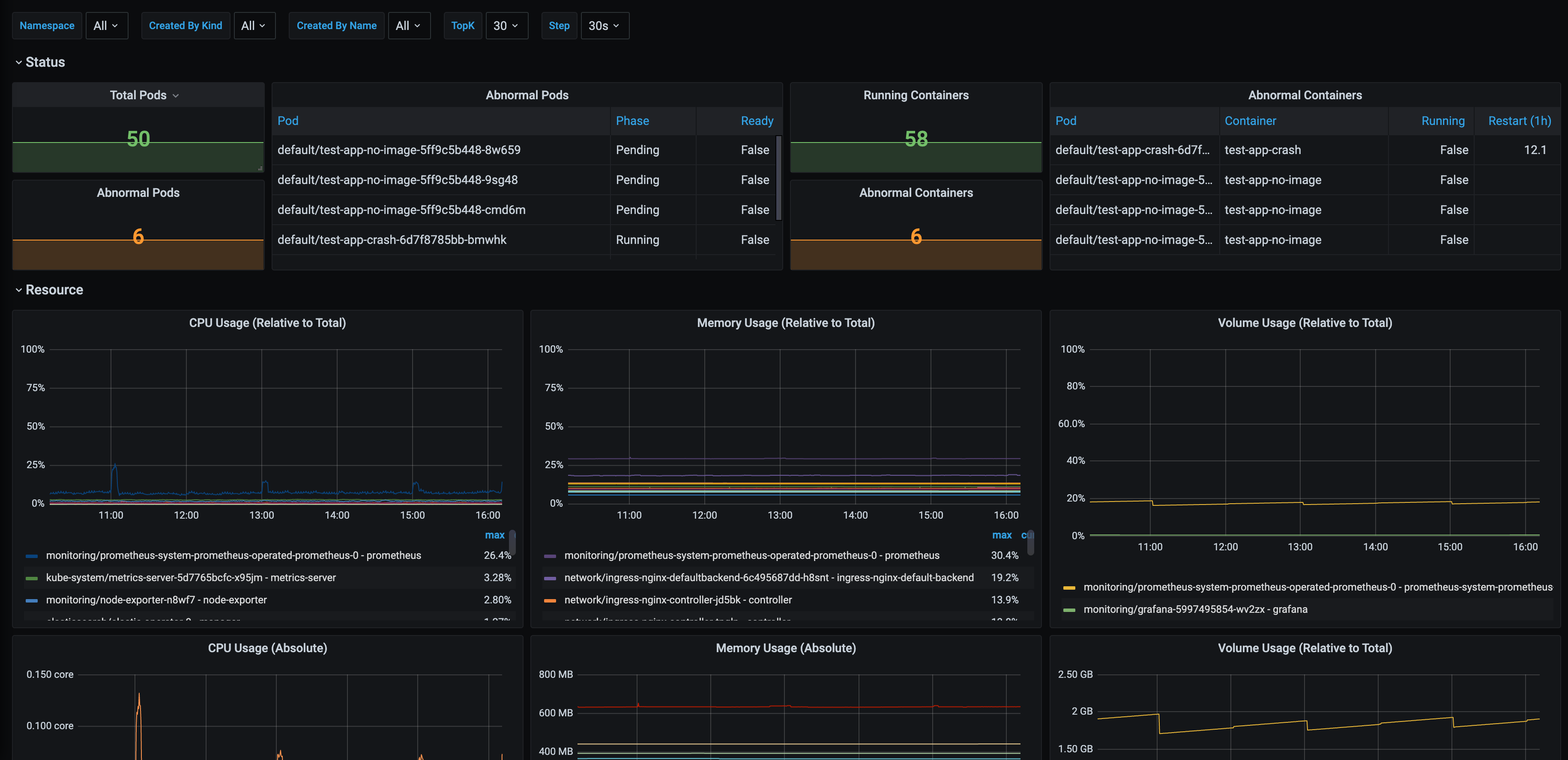
An Overview of the Pods and the Containers, filterable by namespace and parent controller.
An Overview of the Pods and the Containers, filterable by namespace and parent controller.
Data source config
Collector config:
Upload an updated version of an exported dashboard.json file from Grafana
| Revision | Description | Created | |
|---|---|---|---|
| Download |
