OSM Mesh and Envoy Details
Compatible with OSM v1.0.0. This dashboard lets you view the performance and behavior of OSM’s control plane.
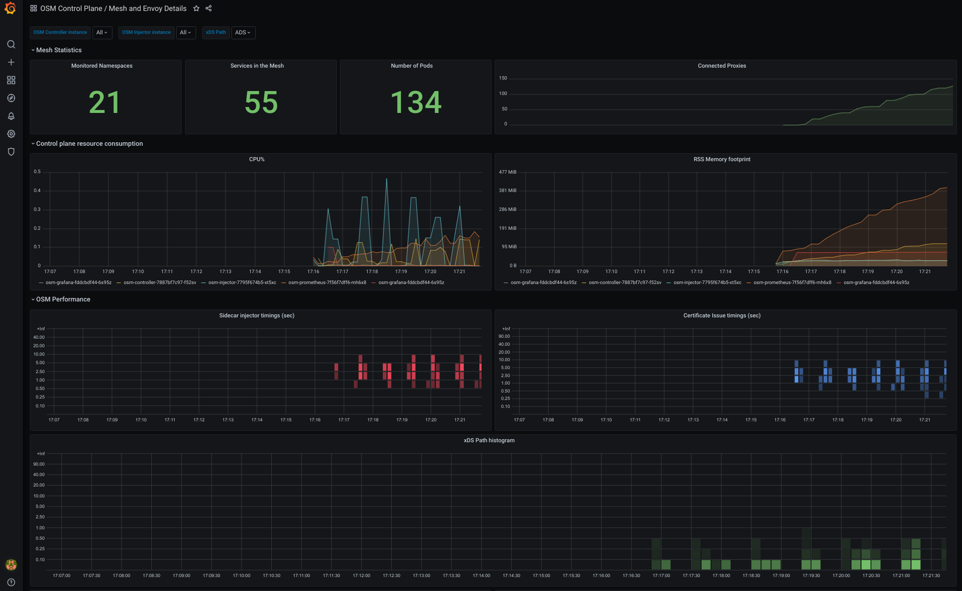
This dashboard lets you view the performance and behavior of OSM’s control plane.
Data source config
Collector type:
Collector plugins:
Collector config:
Revisions
Upload an updated version of an exported dashboard.json file from Grafana
| Revision | Description | Created | |
|---|---|---|---|
| Download |
Envoy
Easily monitor Envoy, an open source edge and service proxy, designed for cloud-native applications, with Grafana Cloud's out-of-the-box monitoring solution.
Learn more