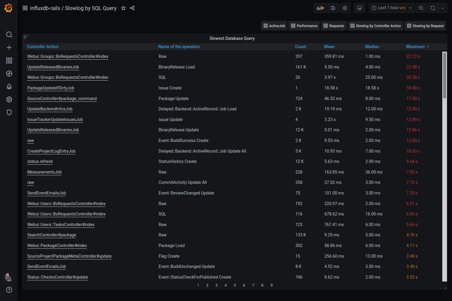
Ruby on Rails Slowlog by SQL Query
The sloweds queries in your Ruby on Rails application
A Ruby on Rails Performance Dashboard
The datasource would be a influxdb database that is filled by the official influxdb-rails reporter.
PLEASE NOTE: This dashboard is one of a collection of Ruby on Rails dashboards. They make the most sense united.
- Ruby On Rails Performance Overview
- Performance insights into individual requests, see Ruby On Rails Performance per Request
- Performance of individual actions, see Ruby On Rails Performance per Action
- Ruby On Rails Health Overview
- Ruby on Rails ActiveJob Overview
- Ruby on Rails Slowlog by Request
- Ruby on Rails Slowlog by Action
- Ruby on Rails Slowlog by SQL
Data source config
Collector config:
Upload an updated version of an exported dashboard.json file from Grafana
| Revision | Description | Created | |
|---|---|---|---|
| Download |
Ruby Rack
Easily monitor Ruby Rac, a webserver interface for Ruby, with Grafana Cloud's out-of-the-box monitoring solution.
Learn more