Cloudwatch Logs
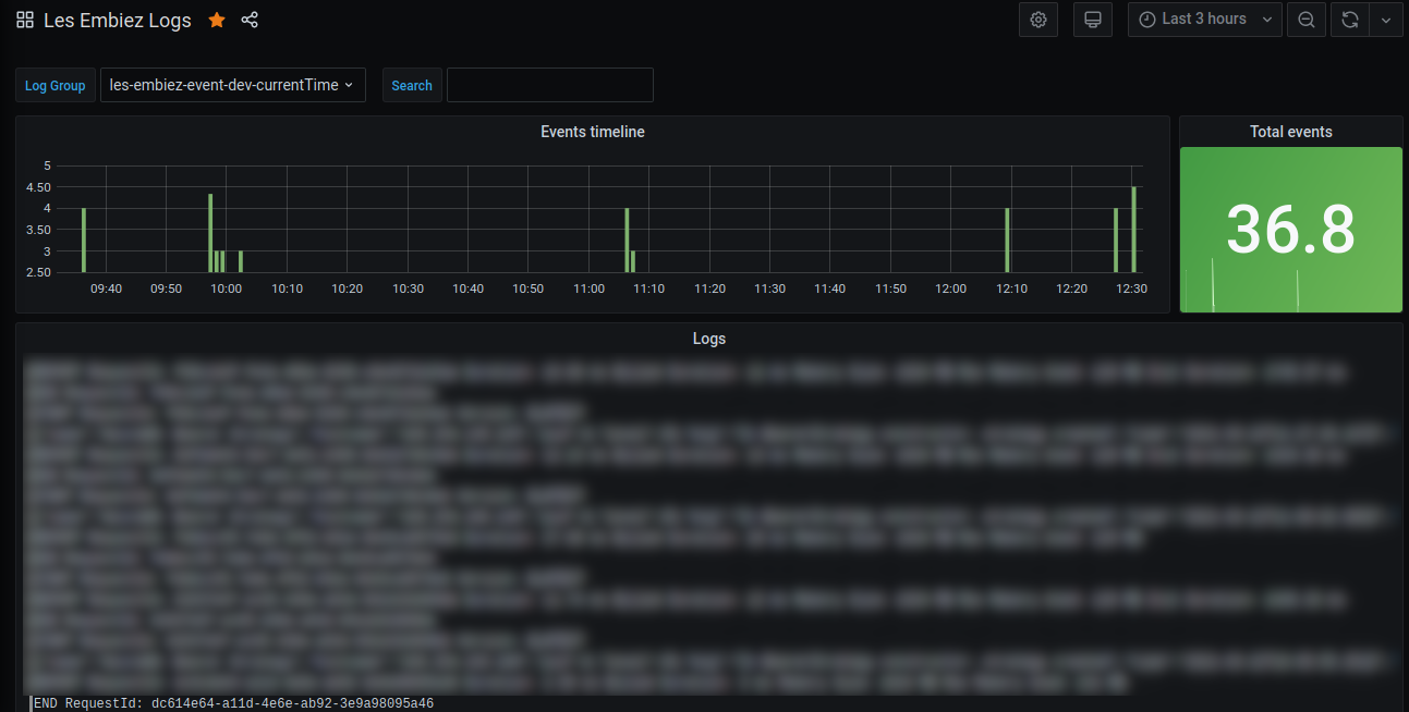
A simple Amazon Cloudwatch logs dashboard. It allow filtering by log groups, and quick searches of any terms to filter the log lines.
Description
This Dashboard allow you to show Cloudwatch logs without giving access to Explore. This is useful when you want to restrict access to only a couple of logs groups to a bunch of users or teams. The viewer permission is enough, no need for them to be editors.
Features :
- Show stats of event lines
- Show number of events
- Filter logs by log group
- Search an word to filter the lines
How to use
After you import this dashboard, you’ll need to change the variable $log_group to suit your needs. You can either uses a fixed number of groups, or use * to show them all.
Cheers
Data source config
Collector config:
Upload an updated version of an exported dashboard.json file from Grafana
| Revision | Description | Created | |
|---|---|---|---|
| Download |
Grafana Loki (self-hosted)
Easily monitor Grafana Loki (self-hosted), a horizontally scalable, highly available, multi-tenant log aggregation system inspired by Prometheus, with Grafana Cloud's out-of-the-box monitoring solution.
Learn more