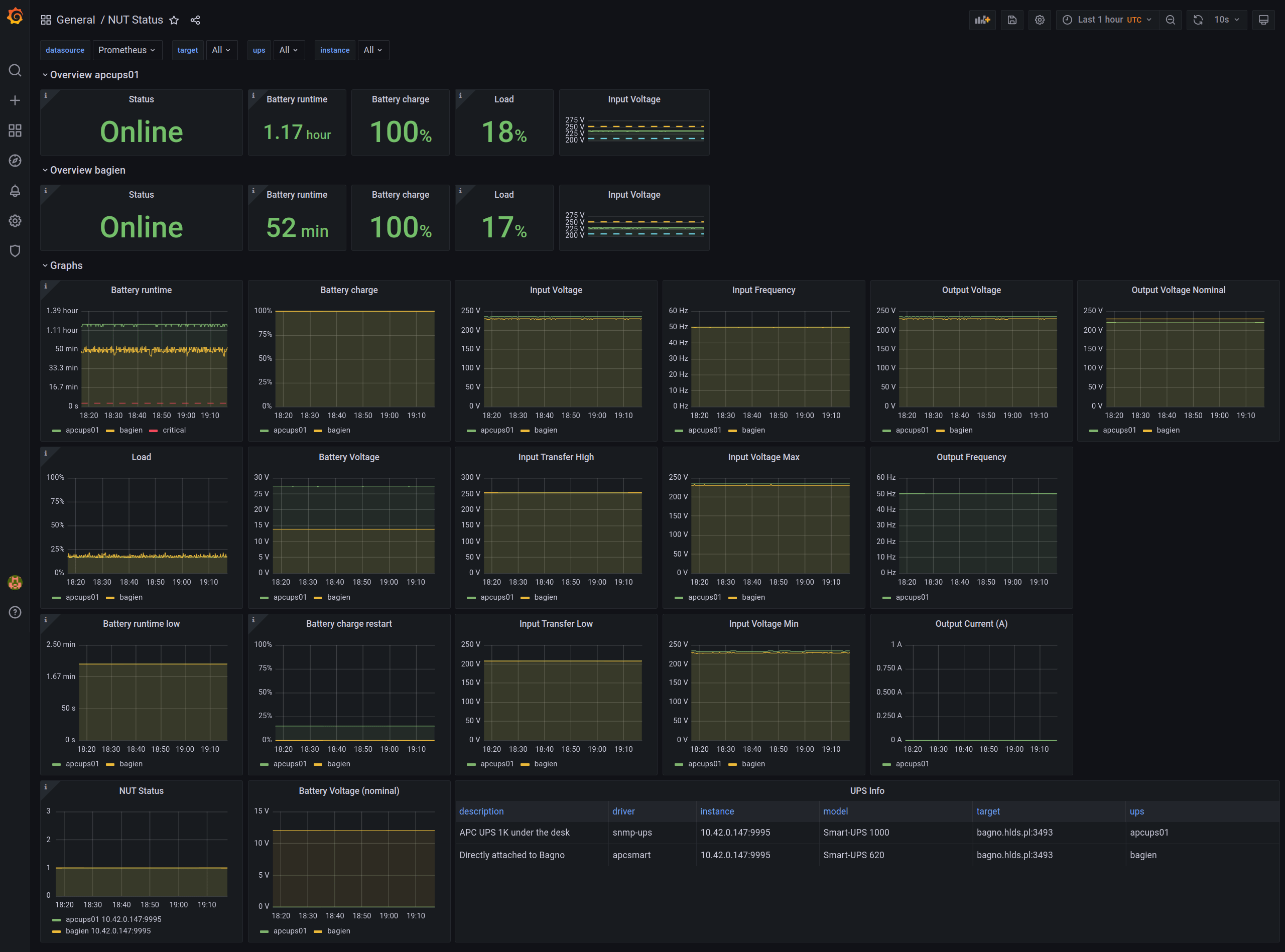
NUT Status
works with HON95/prometheus-nut-exporter
About
NUT UPS status compatible with prometheus-nut-exporter from k8s@home which uses HON95/prometheus-nut-exporter
Features
supports multiple NUT UPS instances
repeatable panels on top per UPS
top panels show latest data only.
tested with prometheus-operator and standard promehteus-nut-exporter installation
Changelog
- rev 3 - works with newer exporter version, added option to select another datasource (second screenshot)
- rev 2 - updated to work with nut 1.1.0, supports multiple upses
- rev 1 - initial with nut 1.0.1
Known limitations
Contact
- contact author if you have any suggestions etc
Data source config
Collector config:
Upload an updated version of an exported dashboard.json file from Grafana
| Revision | Description | Created | |
|---|---|---|---|
| Download |
