SolarEdge
An imperfect but useful dashboard for getting started with https://github.com/dave92082/SolarEdge-Exporter
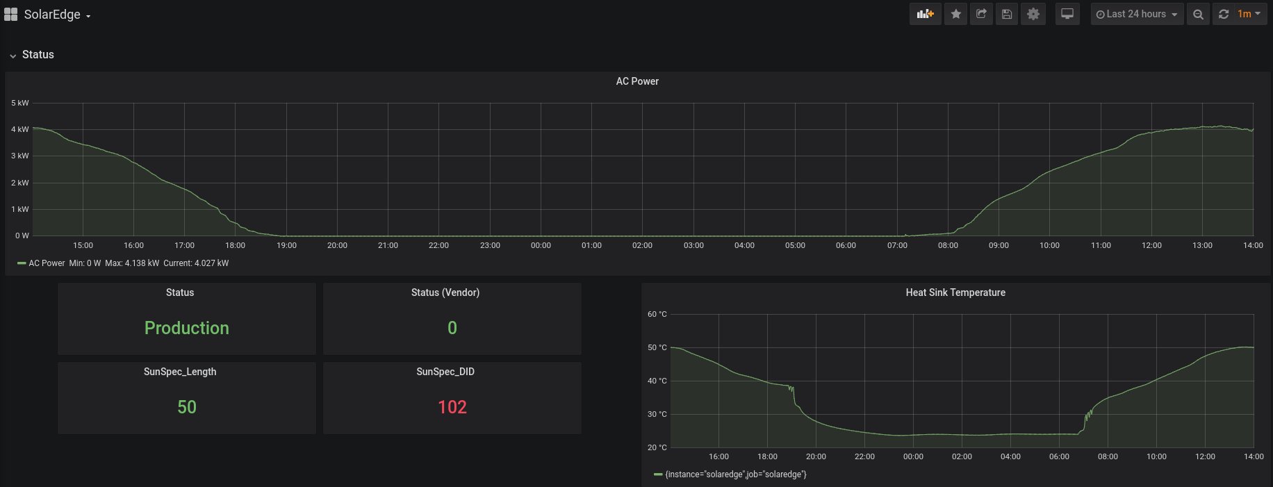
A simple dashboard which shows all the metrics from https://github.com/dave92082/SolarEdge-Exporter
Data source config
Collector config:
Upload an updated version of an exported dashboard.json file from Grafana
| Revision | Description | Created | |
|---|---|---|---|
| Download |
