Redis Exporter Quickstart and Dashboard
A quickstart to setup the Prometheus Redis Exporter with preconfigured dashboards, alerting rules, and recording rules.
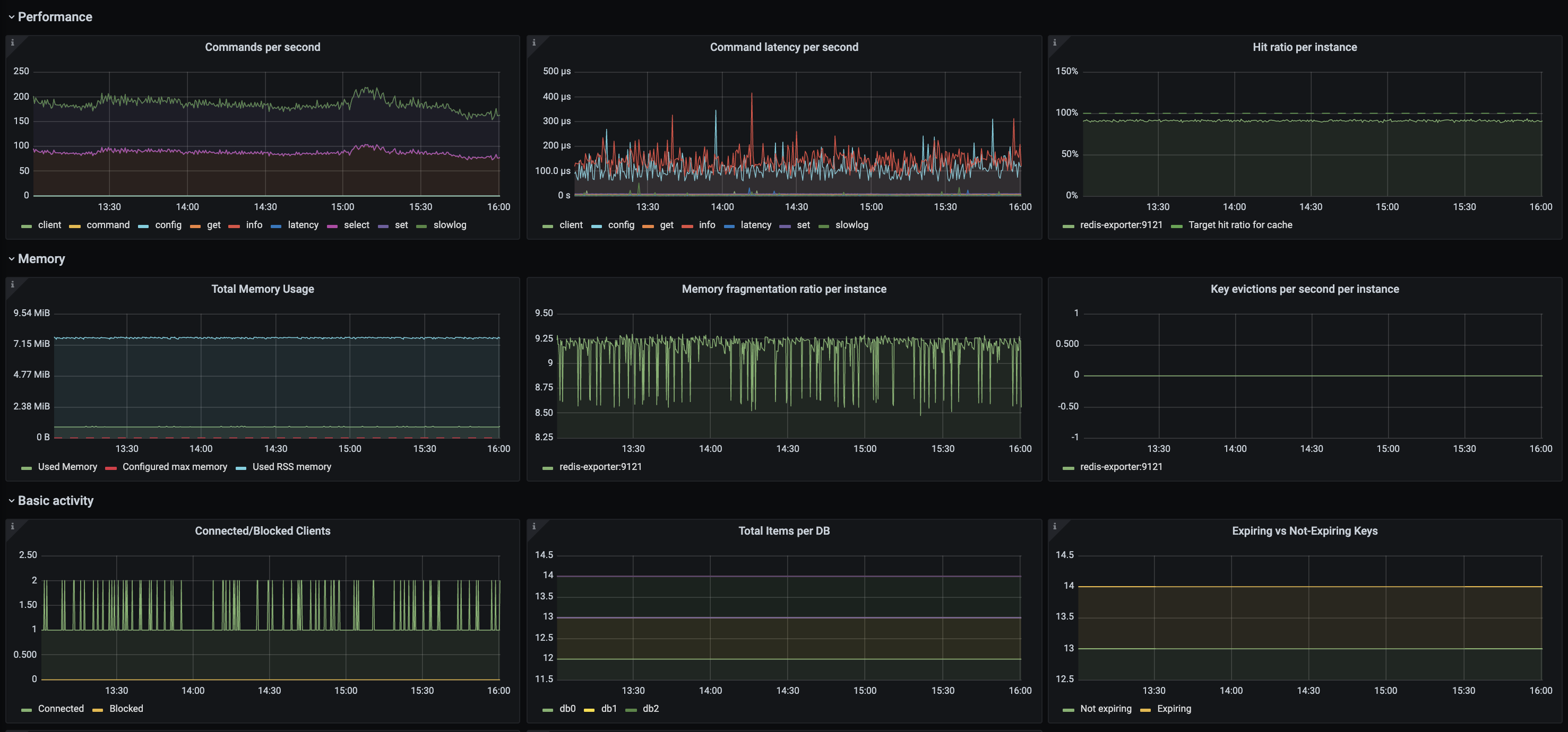
To use this dashboard, please follow the Redis Exporter Quickstart. This quickstart helps you monitor your Redis server by setting up the Prometheus Redis exporter with preconfigured dashboards, alerting rules, and recording rules. This dashboard includes panels for the following metrics:
- Commands Per Second
- Commands Latency Per Second
- Hit Ratio Per Instance
- Total Memory Usage
- Memory Fragmantation Ratio Per Instance
- Key Evictions Per Second Per Instance
- Connected/Blocked Clients
- Total Items Per DB
- Expiring vs Non-Expiring Keys
- Connected Slaves Per Instance
- Time Since Last Master Connection
This dashboard was generated using the Redis Exporter mixin.
Data source config
Collector config:
Upload an updated version of an exported dashboard.json file from Grafana
| Revision | Description | Created | |
|---|---|---|---|
| Download |
Redis
Monitor Redis with Grafana. Easily monitor your Redis deployment with Grafana Cloud's out-of-the-box monitoring solution.
Learn more