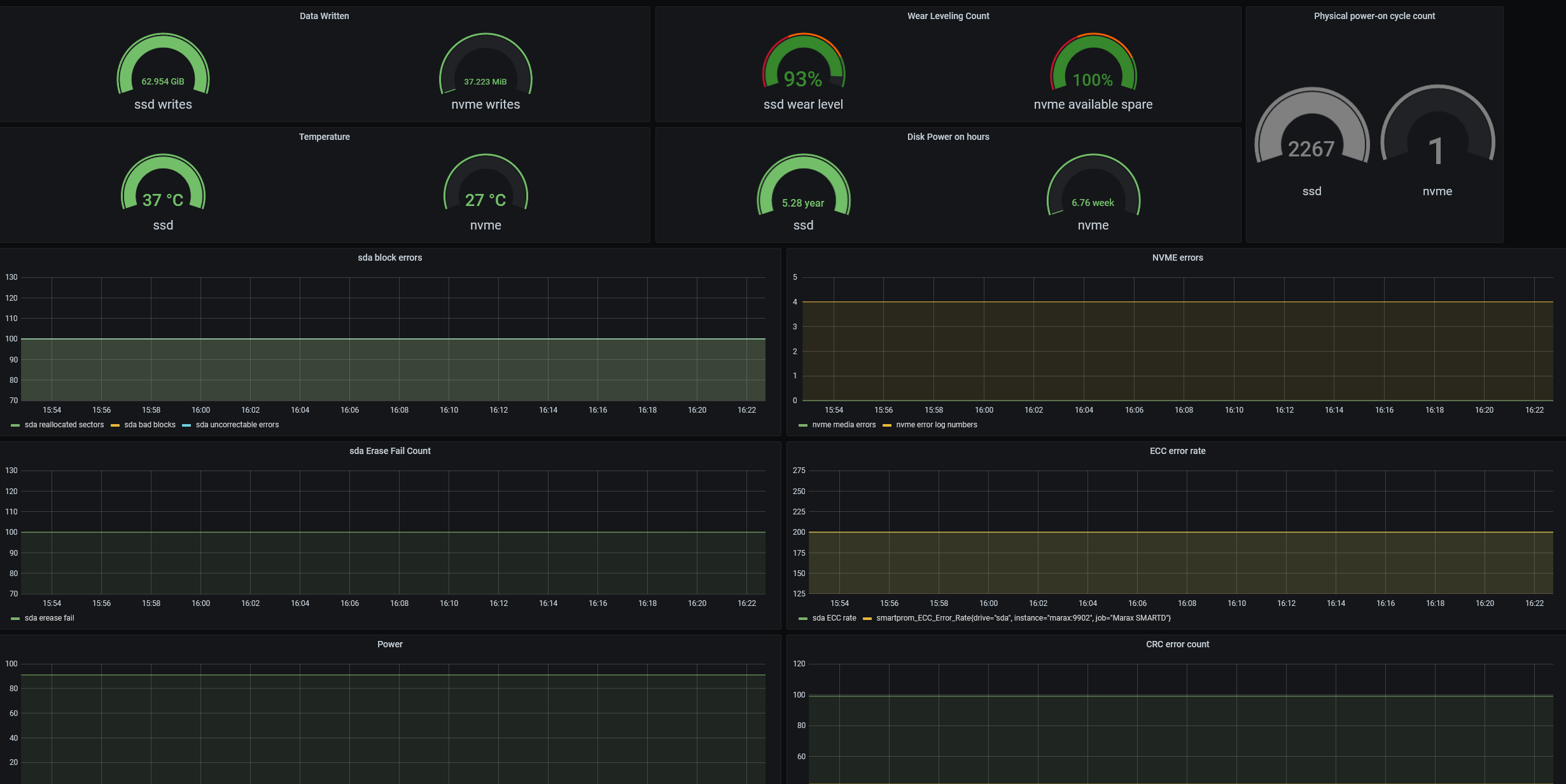
SMART info
ssd/hdd and nvme metrics
Compatible with this Exporter: https://github.com/matusnovak/prometheus-smartctl
Data source config
Collector config:
Upload an updated version of an exported dashboard.json file from Grafana
| Revision | Description | Created | |
|---|---|---|---|
| Download |
