Go Runtime Exporter Quickstart and Dashboardby Grafana Labs
A quickstart to setup the Prometheus Go runtime exporter with preconfigured dashboards, alerting rules, and recording rules.
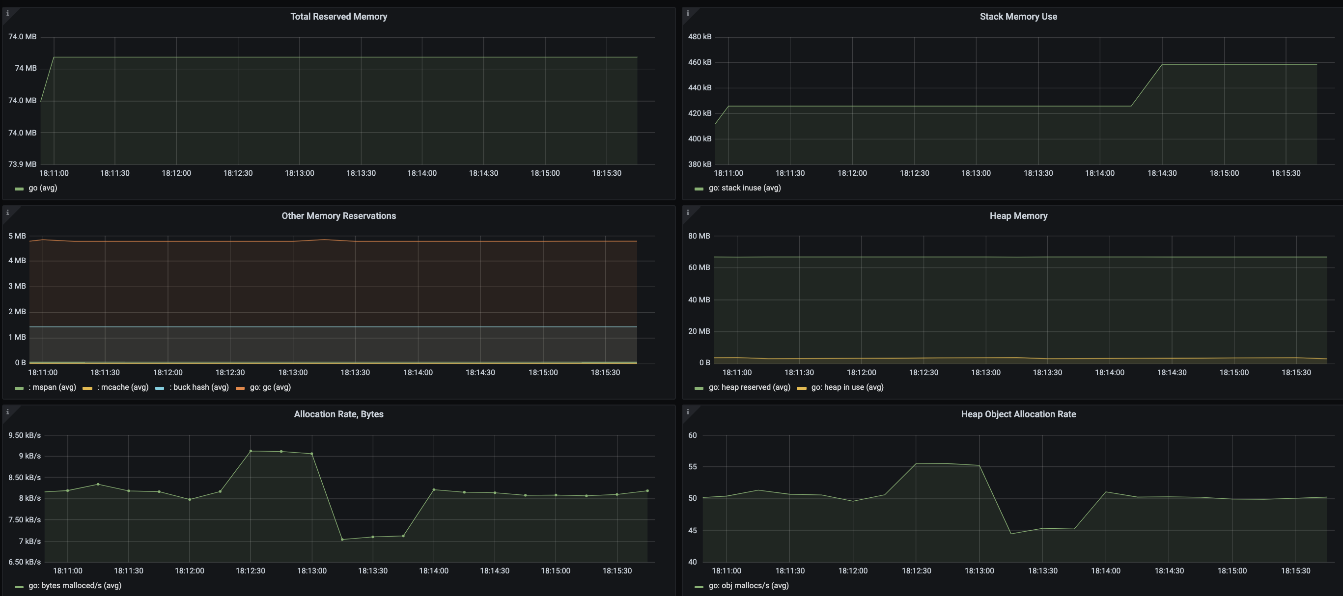
To use this dashboard, please follow the Go Client Library Quickstart. This quickstart helps you monitor your Go app and set up a preconfigured dashboard. This dashboard includes panels for the following metrics:
- Total Reserved Memory
- Stack Memory Use
- Other Memory Reservations
- Heap Memory
- Allocation Rate, Bytes
- Heap Object Allocation Rate
- Number of Live Objects
- Goroutines
- GC min & max duration
- Next GC, Bytes
This dashboard was generated using the Prometheus Go Client Library mixin. If you need to modify or regenerate it, please see the mixin repository.
Data source config
Collector config:
Upload an updated version of an exported dashboard.json file from Grafana
| Revision | Description | Created | |
|---|---|---|---|
| Download |
