MySQL Exporter Quickstart and Dashboard
A quickstart to setup the Prometheus MySQL Exporter with preconfigured dashboards, alerting rules, and recording rules.
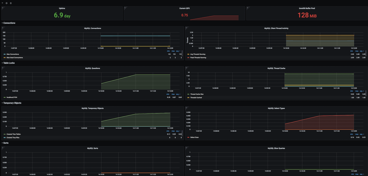
To use this dashboard, please follow the MySQL Exporter Quickstart. This quickstart helps you monitor your MySQL server or cluster by setting up MySQL Exporter with preconfigured dashboards, alerting rules, and recording rules. This dashboard includes panels for the following metrics:
- Uptime
- Current QPS
- InnoDB Buffer Pool
- MySQL Connections
- MySQL Client Thread Activity
- MySQL Questions
- MySQL Thread Cache
- MySQL Temporary Objects
- MySQL Select Types
- MySQL Sorts
- MySQL Slow Queries
- MySQL Aborted Connections
- MySQL Table Locks
- MySQL Network Traffic
- MySQL Internal Memory Overview
- Top Command Counters
- MySQL Handlers
- MySQL Transaction Handlers
- Process States
- Top Process States Hourly
- MySQL Query Cache Memory
- MySQL Query Cache Activity
- MySQL File Openings
- MySQL Open Files
- MySQL Table Open Cache Status
- MySQL Open Tables
- MySQL Table Definition Cache
This dashboard was generated using the MySQL Exporter mixin. If you need to modify or regenerate it, please see the mixin repository. You may need to import Prometheus recording rules before using this dashboard. To learn more, please see the MySQL Exporter guide.
Data source config
Collector config:
Upload an updated version of an exported dashboard.json file from Grafana
| Revision | Description | Created | |
|---|---|---|---|
| Download |
MySQL
Monitor MySQL with Grafana. Easily monitor your MySQL deployment with Grafana Cloud's out-of-the-box monitoring solution.
Learn more