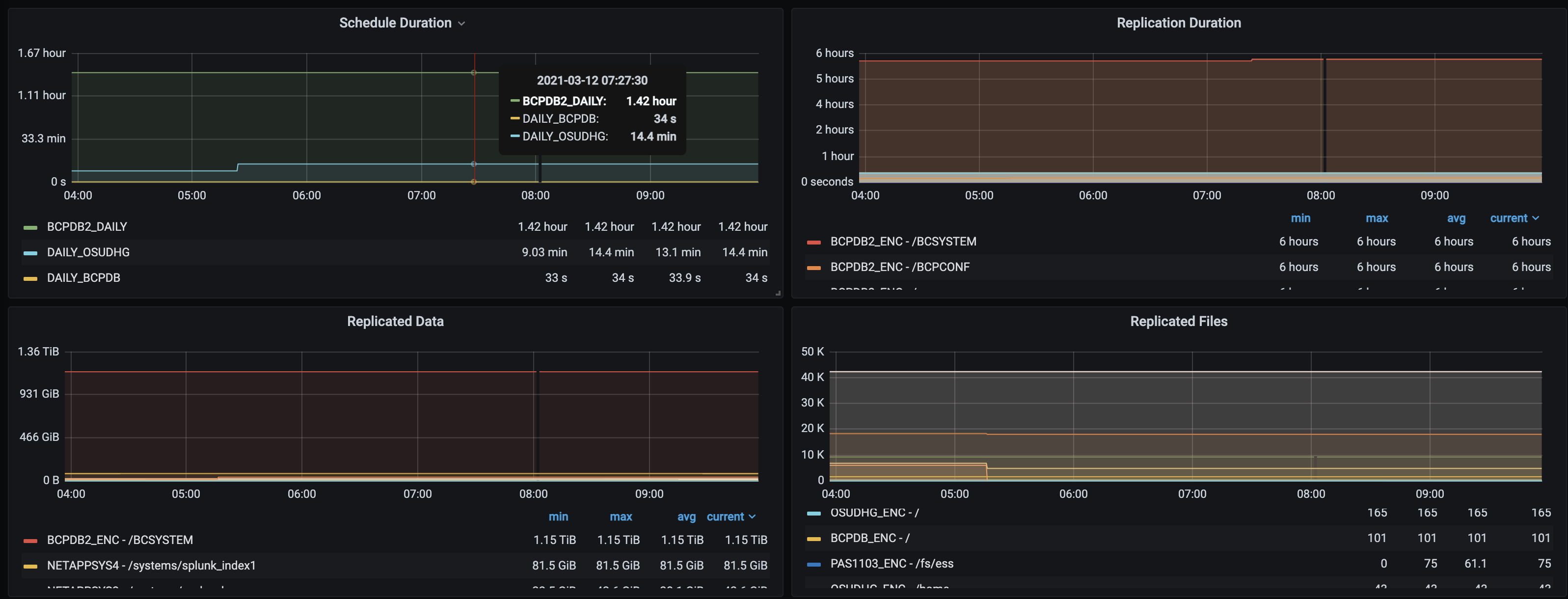
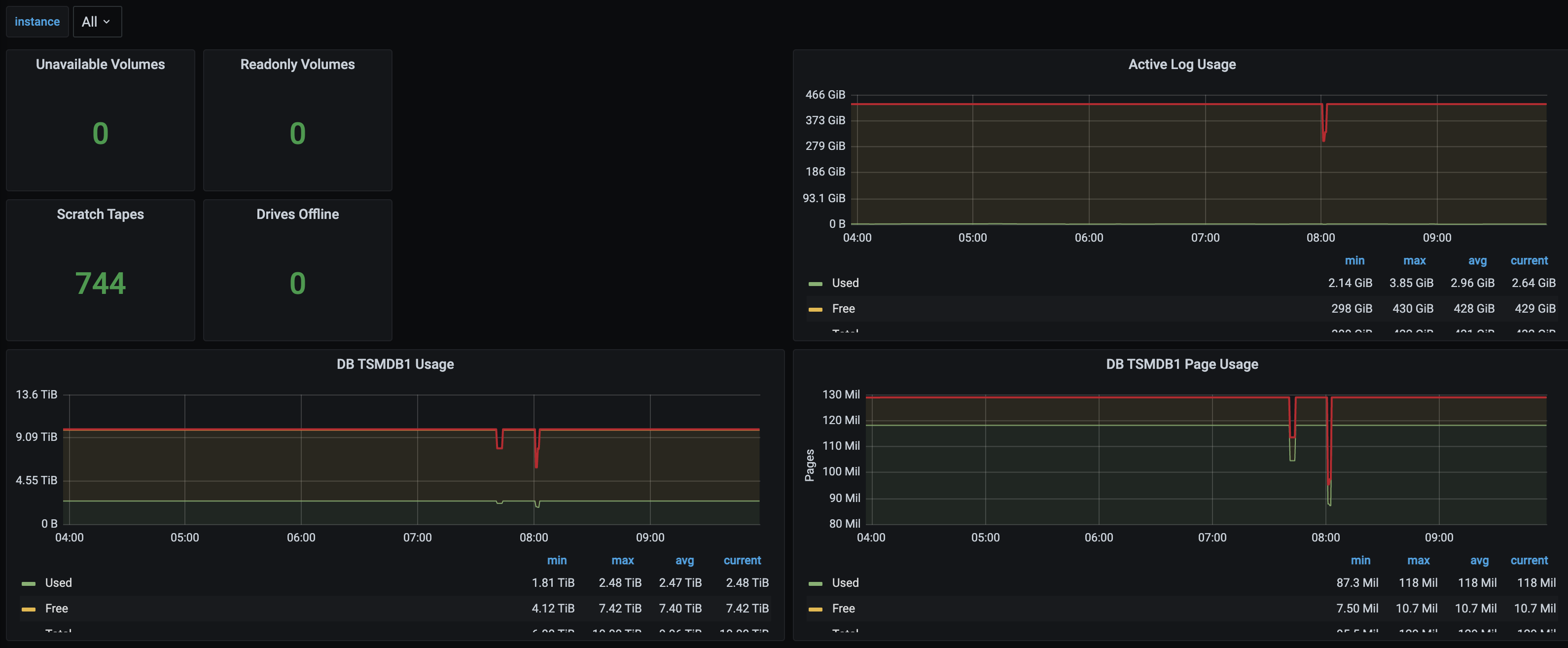
TSM
Dashboard for the TSM Prometheus Exporter
The TSM Exporter can be found here: https://github.com/treydock/tsm_exporter
Data source config
Collector config:
Upload an updated version of an exported dashboard.json file from Grafana
| Revision | Description | Created | |
|---|---|---|---|
| Download |
