Solidfire Cluster Overview
Solidfire Cluster Overview powered by https://github.com/mjavier2k/solidfire-exporter
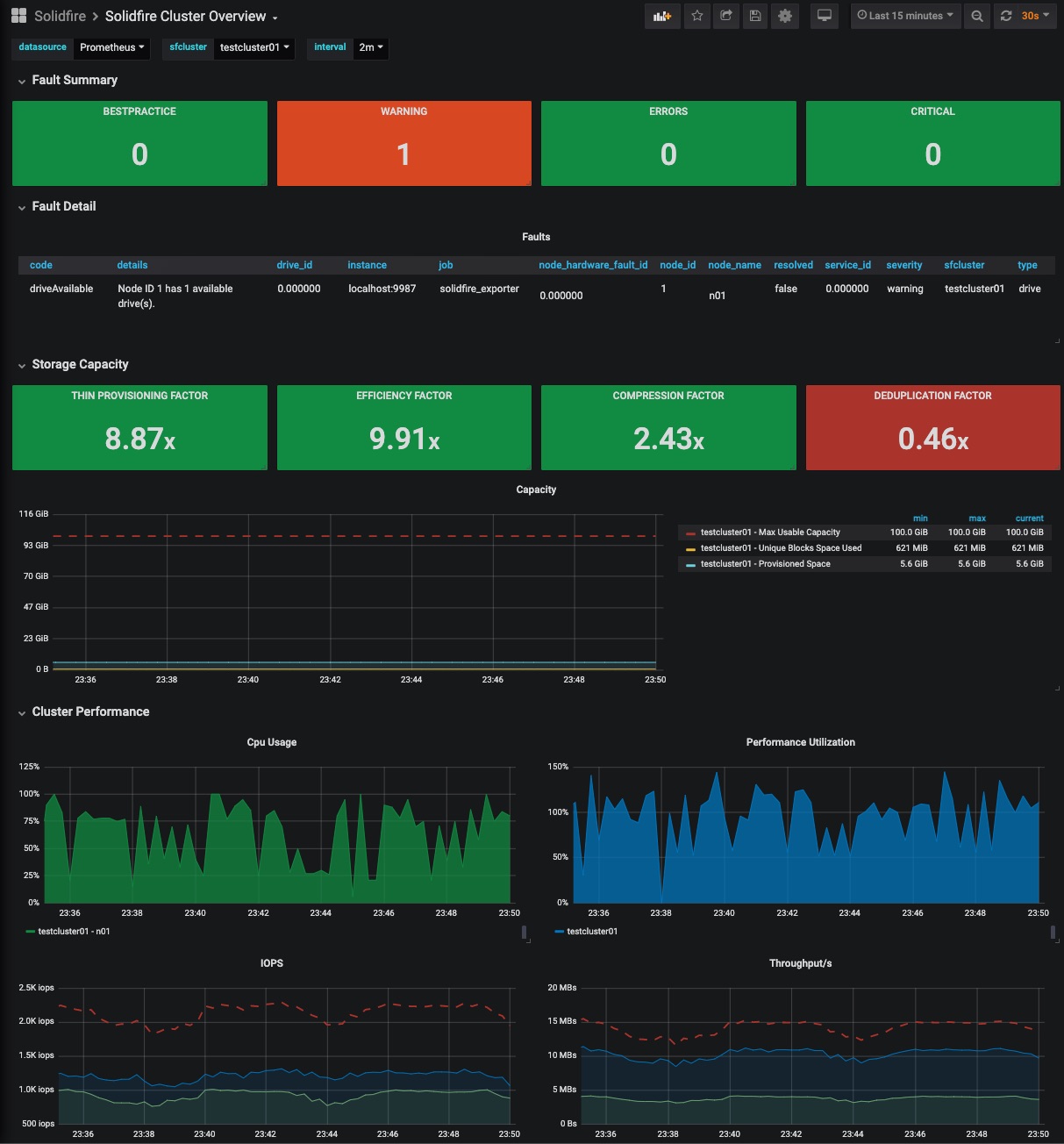
NetApp SolidFire Cluster Overview
Since revision 2, this dashboard requires version v0.6.0 or higher of solidfire-exporter
The cluster overview dashboard contains information about:
- Cluster Faults
- Capacity/Compression/Deduplication
- Cluster CPU Performance
- Cluster IOPS/Bandwidth
- Queue Depth
See also:
The sfcluster label is required for the dashboard to work properly - be sure to add it in your Prometheus scrape config:
- job_name: solidfire_exporter
honor_timestamps: true
scrape_interval: 30s
scrape_timeout: 20s
metrics_path: /metrics
scheme: http
static_configs:
- targets:
- localhost:9987
labels:
sfcluster: sfcluster01
Data source config
Collector config:
Upload an updated version of an exported dashboard.json file from Grafana
| Revision | Description | Created | |
|---|---|---|---|
| Download |
