PgBouncer

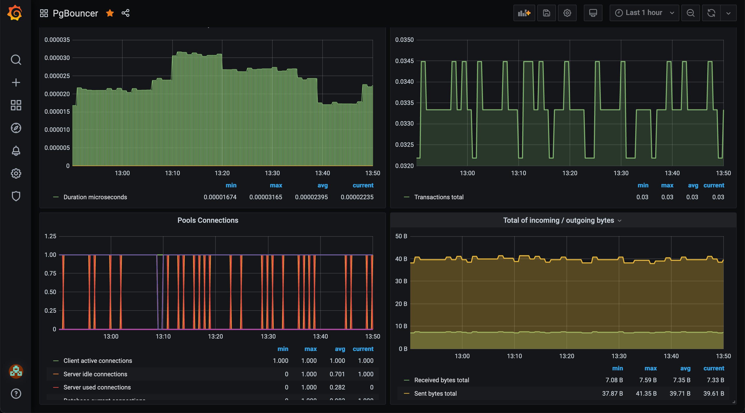
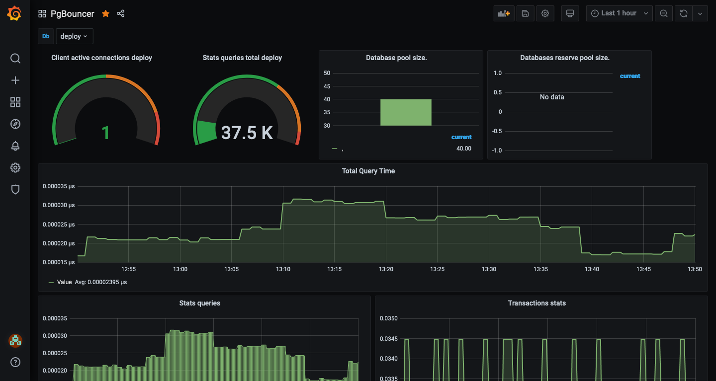
A visual representation of Prometheus metrics collected from PgBouncer servers.

PgBouncer screenshot 1
PgBouncer screenshot 2

This is a revamped version to allow visualizations of metrics for:

https://github.com/prometheus-community/pgbouncer_exporter

Revisions
RevisionDescriptionCreated
PgBouncer

PgBouncer

by Grafana Labs
Grafana Labs solution

Easily monitor PgBouncer, a lightweight connection pooler for PostgreSQL databases, with Grafana Cloud's out-of-the-box monitoring solution.

Learn more

Get this dashboard

Import the dashboard template

or

Download JSON

Datasource
Dependencies