Azure Data Factory
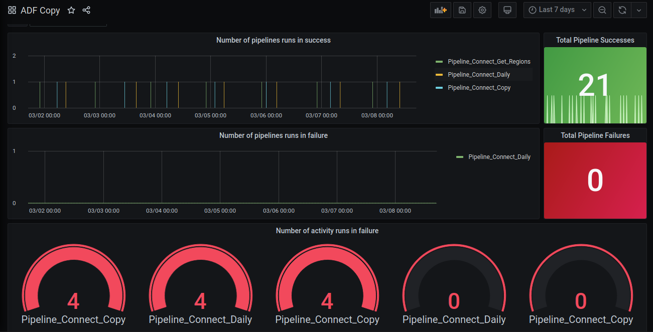
Monitor Your ADF pipelines and activities. And Find out easily if any failures occur.
To use this Dashboard, you only need to have an Azure Monitor Datasource setup. Then it's only a matter of choosing the correct ADF instance you need to monitor via the variables on top of the Dashboard.
Available stats include :
- Successful pipeline runs
- Failed pipeline runs
- Failed activity runs
Data source config
Collector config:
Upload an updated version of an exported dashboard.json file from Grafana
| Revision | Description | Created | |
|---|---|---|---|
| Download |
Azure Cosmos DB
With the Grafana plugin for Azure Cosmos DB, you can quickly visualize and query your Azure Cosmos DB data from within Grafana.
Learn more