KMinion Consumer Group Dashboard - Prometheus Exporter for Apache Kafka
Kafka Topic metrics exported by KMinion
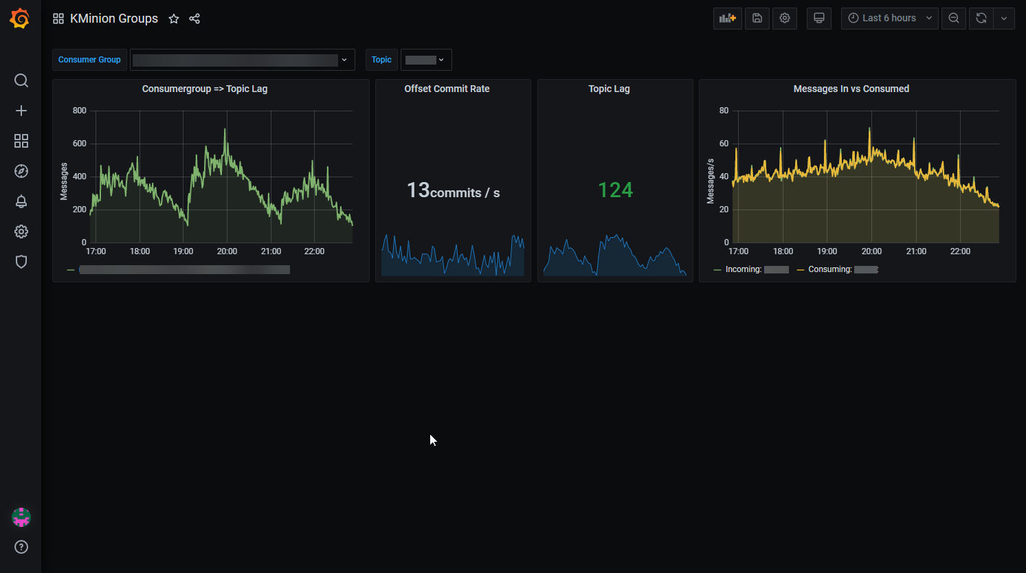
One of the three Grafana dashboards for the KMinion Prometheus Exporter that exports Apache Kafka metrics:
Data source config
Collector config:
Upload an updated version of an exported dashboard.json file from Grafana
| Revision | Description | Created | |
|---|---|---|---|
| Download |
Kafka
Easily monitor your Kafka deployment with Grafana Cloud's out-of-the-box monitoring solution.
Learn more