OCI VCN Resource Monitoring
Oracle Cloud VCN Monitoring. This dashboard help you in monitoring your VCN resources of OCI. Created by Ram N Sangwan
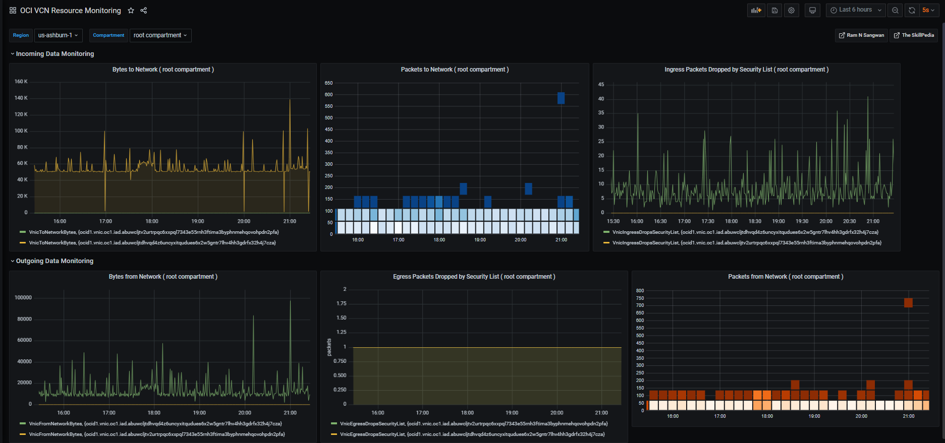
The Dashboard show OCI metrics on VCN resources. It includes VNIC Packets and Bytes dropped. Ingress and Egress Packets and Bytes dropped by firewall.
Data source config
Collector config:
Upload an updated version of an exported dashboard.json file from Grafana
| Revision | Description | Created | |
|---|---|---|---|
| Download |
