Node Exporter Quickstart and Dashboard
A quickstart to setup Prometheus Node Exporter with preconfigured dashboards, alerting rules, and recording rules.
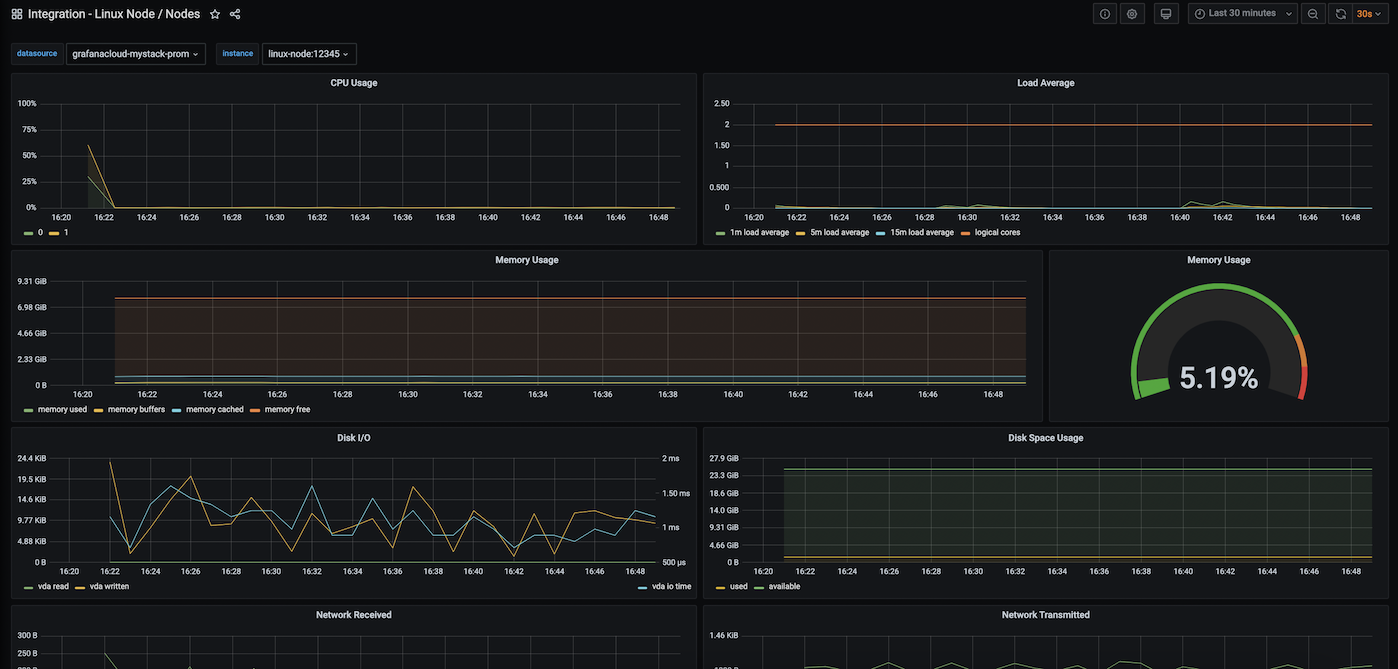
To use this dashboard, please use the following Node Exporter Quickstart to monitor your Linux nodes by setting up Prometheus Node Exporter with preconfigured dashboards, alerting rules, and recording rules.
This dashboard includes panels for the following metrics:
- CPU Usage
- Load Average
- Memory Usage
- Disk I/O
- Disk Usage
- Network Received
- Network Transmitted
This dashboard was generated using the Node-exporter mixin. It uses the job=node selector to query metrics. If you need to use a different job selector, modify the selector in config.libsonnet and regenerate the dashboard following the instructions in the mixin repository.
You need to import several Prometheus recording rules before using this dashboard. To learn more, please see the Node Exporter guide
Data source config
Collector config:
Upload an updated version of an exported dashboard.json file from Grafana
| Revision | Description | Created | |
|---|---|---|---|
| Download |
Linux Server
Monitor Linux with Grafana. Easily monitor your Linux deployment with Grafana Cloud's out-of-the-box monitoring solution.
Learn more