Pb2db Query Monitor
sql execute time
Revision >= 4 是适配cicd版的面板
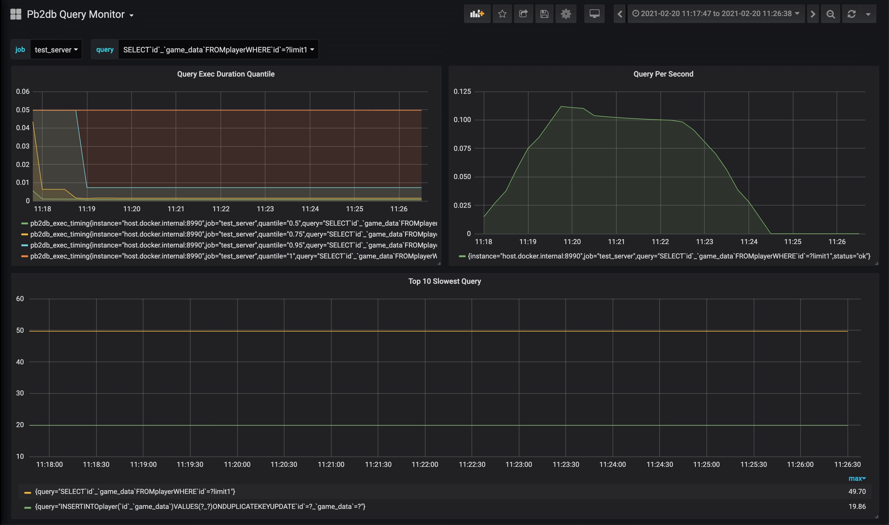
- pb2db_exec_timing: query 执行时间的summary
Data source config
Collector type:
Collector plugins:
Collector config:
Revisions
Upload an updated version of an exported dashboard.json file from Grafana
| Revision | Description | Created | |
|---|---|---|---|
| Download |