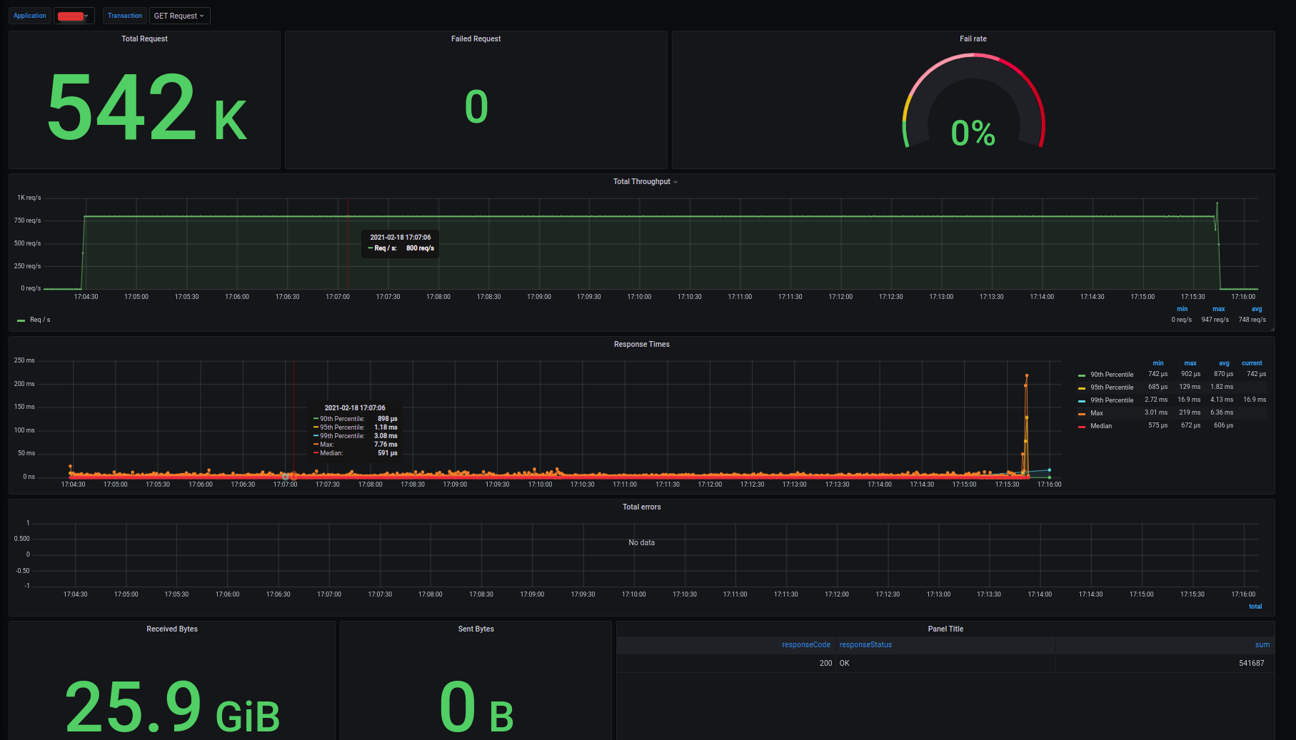
Vegeta Test Results with InfluxDB
View your performance test results LIVE with InfluxDB 2.0 !! This dashboard connects with InfluxDB and get Vegeta test data in to panel. For more information please refer :
Data source config
Collector config:
Upload an updated version of an exported dashboard.json file from Grafana
| Revision | Description | Created | |
|---|---|---|---|
| Download |
InfluxDB
Easily monitor InfluxDB, an open source time series database, with Grafana Cloud's out-of-the-box monitoring solution.
Learn more