Palo Alto Firewalls

PaloAlto PANOS

Palo Alto Firewalls screenshot 1
Palo Alto Firewalls screenshot 2
Palo Alto Firewalls screenshot 3

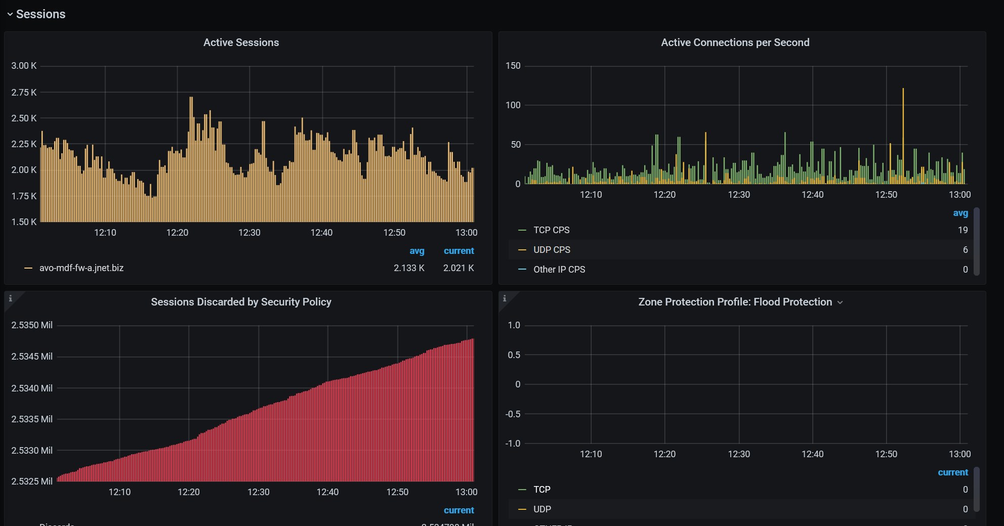
This dashboard is populated using SNMP OIDs. I created 3 sections for the dashboard

  1. Software and Dynamic Updates: Displays model number, serial number, panos version and threat versions
  2. CPU Load: Graph showing mgmt and data plane CPU Utilization
  3. Session Info: Active sessions, connections-per-second, DoS_Flood Protection graphs
Revisions
RevisionDescriptionCreated

Get this dashboard

Import the dashboard template

or

Download JSON

Datasource
Dependencies