Orchestrate
ConsenSys Orchestrate Dashboard
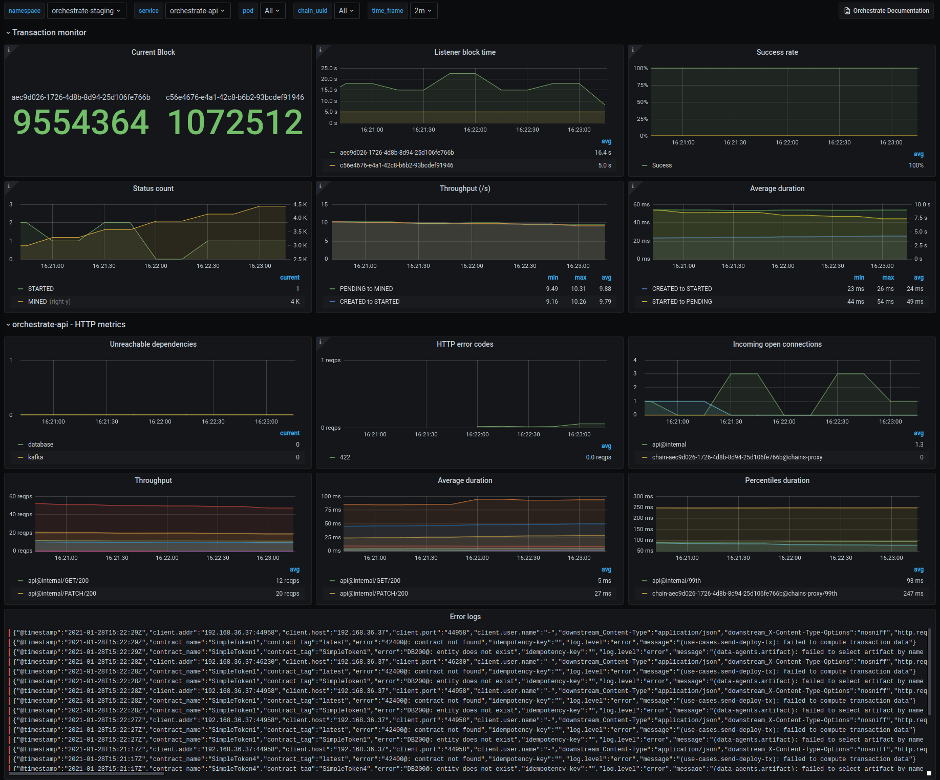
Orchestrate is a Ethereum transaction orchestration system. Use Orchestrate to reduce the time and cost to develop enterprise solutions. Orchestrate abstracts away the technical complexities of building blockchain applications. Use Orchestrate to ensure the security and reliability of your blockchain solution as you go from development to production. For more information see https://docs.orchestrate.consensys.net. This dashboard provides an overview of the transactions and the state of Orchestrate services.
Data source config
Collector config:
Upload an updated version of an exported dashboard.json file from Grafana
| Revision | Description | Created | |
|---|---|---|---|
| Download |