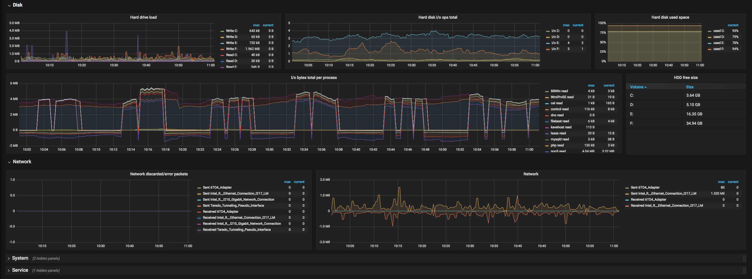
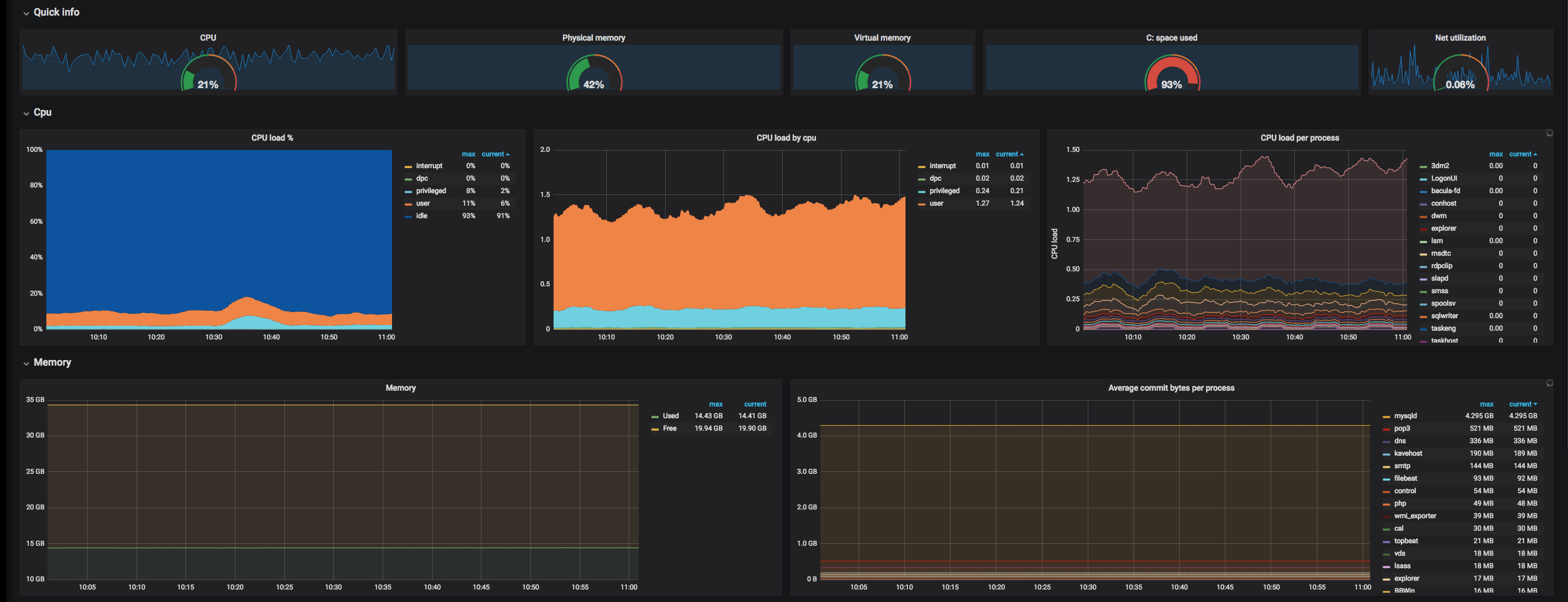
Windows instance processes info
General stats dashboard with node selector, uses metrics from windows_exporter. Updated now when they are under prometheus-comunity
Data source config
Collector config:
Upload an updated version of an exported dashboard.json file from Grafana
| Revision | Description | Created | |
|---|---|---|---|
| Download |
Windows
Easily monitor your deployment of the Windows operating system with Grafana Cloud's out-of-the-box monitoring solution.
Learn more