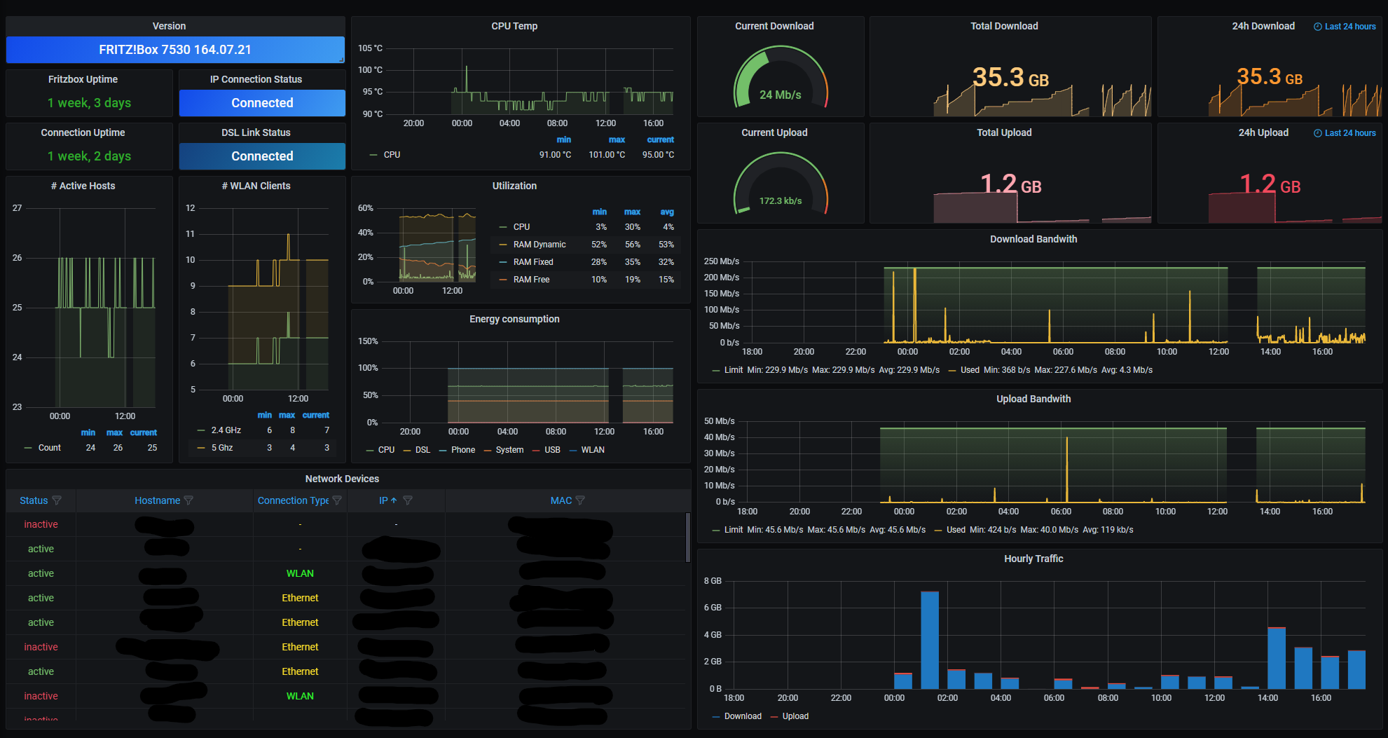
Internet Dashboard
Monitor FRITZ!Box routers using prometheus and fritzbox_exporter Using this exporter: https://github.com/sberk42/fritzbox_exporter
Monitor FRITZ!Box routers using prometheus and fritzbox_exporter
Using this exporter: https://github.com/sberk42/fritzbox_exporter
Data source config
Collector config:
Upload an updated version of an exported dashboard.json file from Grafana
| Revision | Description | Created | |
|---|---|---|---|
| Download |
