Network (Eero + Speedtest) Dashboard
EERO + Speedtest: requires prometheus, eero and speedtest exporter
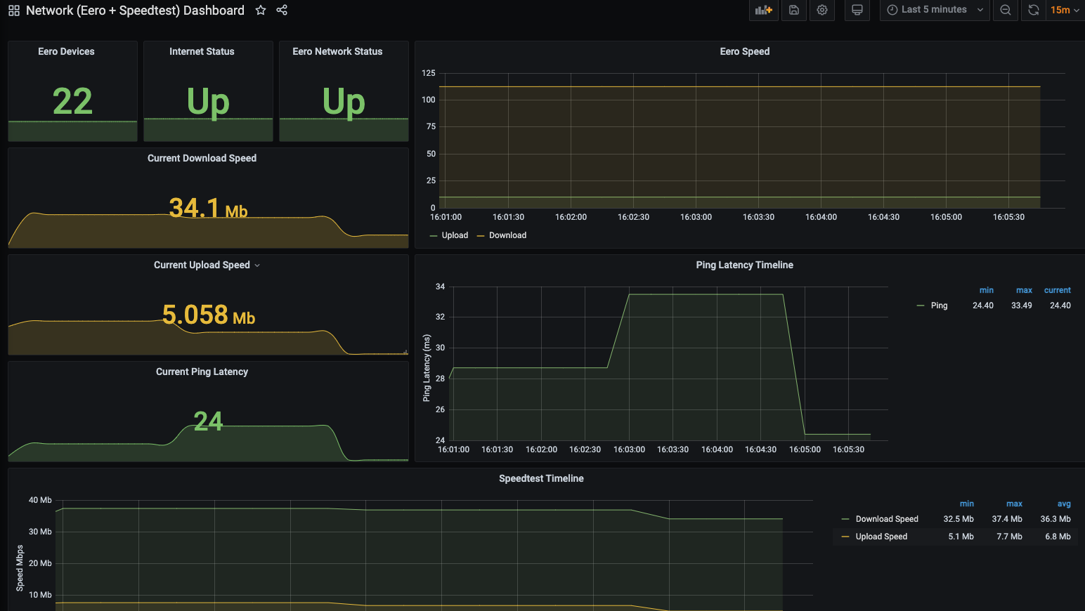
This dashboard is for basic home network monitoring for those who run the Amazon eero mesh networking equipment. Run the eero exporter and the speedtest exporter and you've got it covered. Enjoy
https://github.com/brmurphy/eero-exporter docker run --rm -d --name prometheus_speedtest -p 9516:9516/tcp jraviles/prometheus_speedtest:latest
Data source config
Collector config:
Upload an updated version of an exported dashboard.json file from Grafana
| Revision | Description | Created | |
|---|---|---|---|
| Download |
