QuakeSaver Sensor
QuakeSaver smart seismic sensor monitoring.
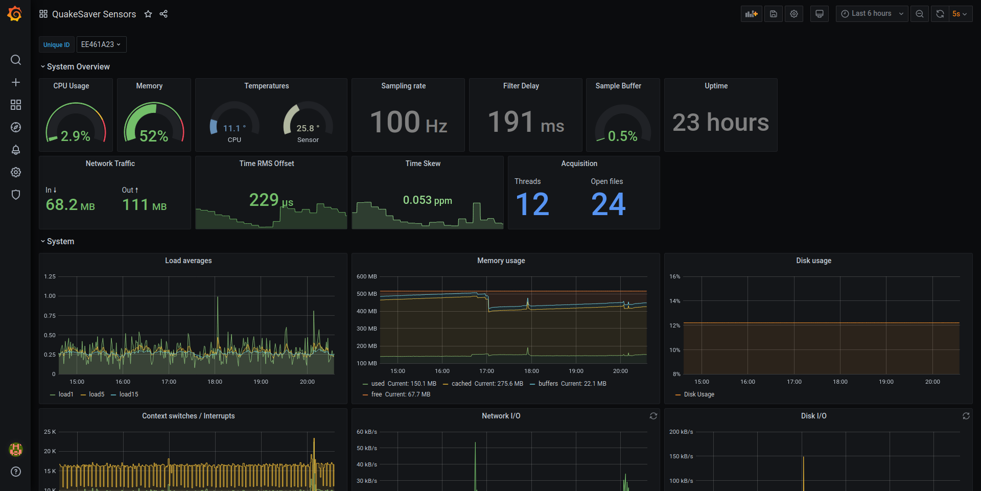
QuakeSaver Sensor
Metrics and insights delivered by the QuakeSaver seismic sensor.
Categories
- System overview Load and IO metrics from the system.
Sensor insights
Temperature, frequency jitter and more.
Timing quality
Important timing metrics as the clock’s skew and offsets.
Real-time ground motion analytics
Parameters as Peak-Ground-Motion (PGA), JMA Shindo (instrument intensity) and spectral intensity.
Streaming data insights
Services as SeedLink or FDSN Web Service and the MQTT communication with the managing server.
Data source config
Collector config:
Upload an updated version of an exported dashboard.json file from Grafana
| Revision | Description | Created | |
|---|---|---|---|
| Download |
