ChainX Validator Dashboard
A dashboard for monitoring your ChainX validator node metrics. Based on "My Polkadot Metrics" by phillux https://grafana.com/grafana/dashboards/12425
ChainX Validator Node Metrics
https://github.com/paritytech/polkadot https://polkadot.network
A multi-blockchain node built with Rust running the core functionality on WebAssembly.
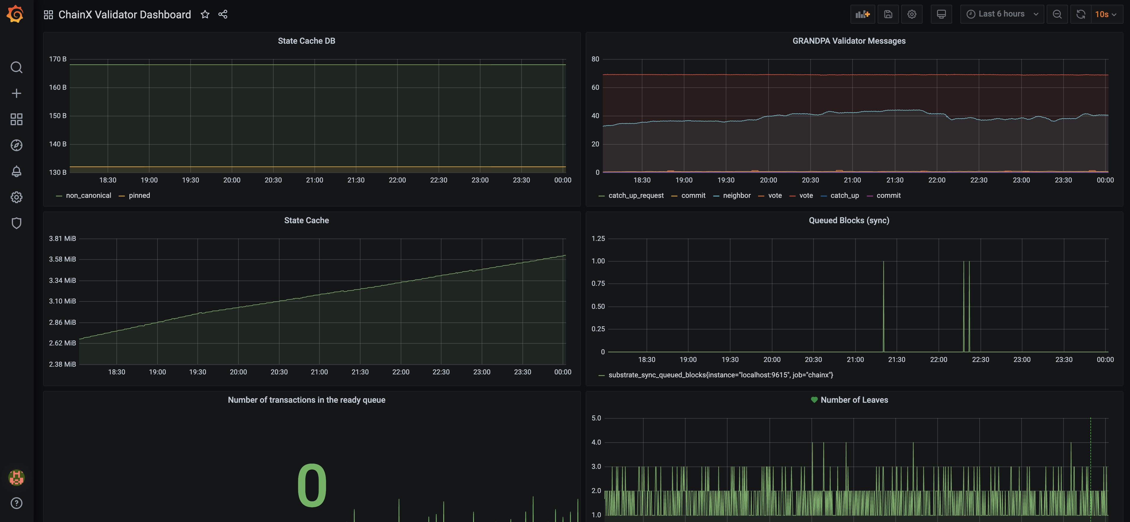
Metrics
Chain height
Rate of tasks
Currently running tasks
Peers connected, discovered, requested
State cache DB
GRANDPA validator messages
Queued blocks
Number of transactions in the ready queue
Number of leaves
Data source config
Collector config:
Upload an updated version of an exported dashboard.json file from Grafana
| Revision | Description | Created | |
|---|---|---|---|
| Download |
