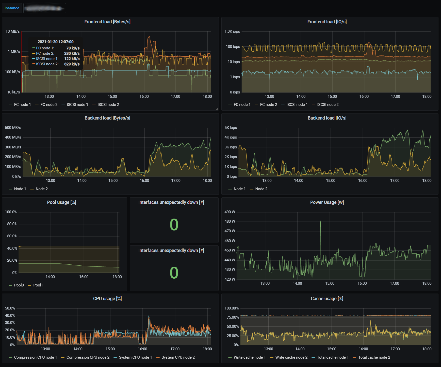
Spectrum Virtualize Overview
Dashboard for graphing IBM Spectrum Virtualize (like IBM Storwize V7000) using Prometheus as a data source.
Dashboard for graphing IBM Spectrum Virtualize (like IBM Storwize V7000).
Using the Prometheus exporter https://github.com/bluecmd/spectrum_virtualize_exporter.
This is not an official IBM dashboard or endorsed by IBM in any way. Storwize and Spectrum Virtualize is probably trademarked by IBM.
Data source config
Collector config:
Upload an updated version of an exported dashboard.json file from Grafana
| Revision | Description | Created | |
|---|---|---|---|
| Download |
