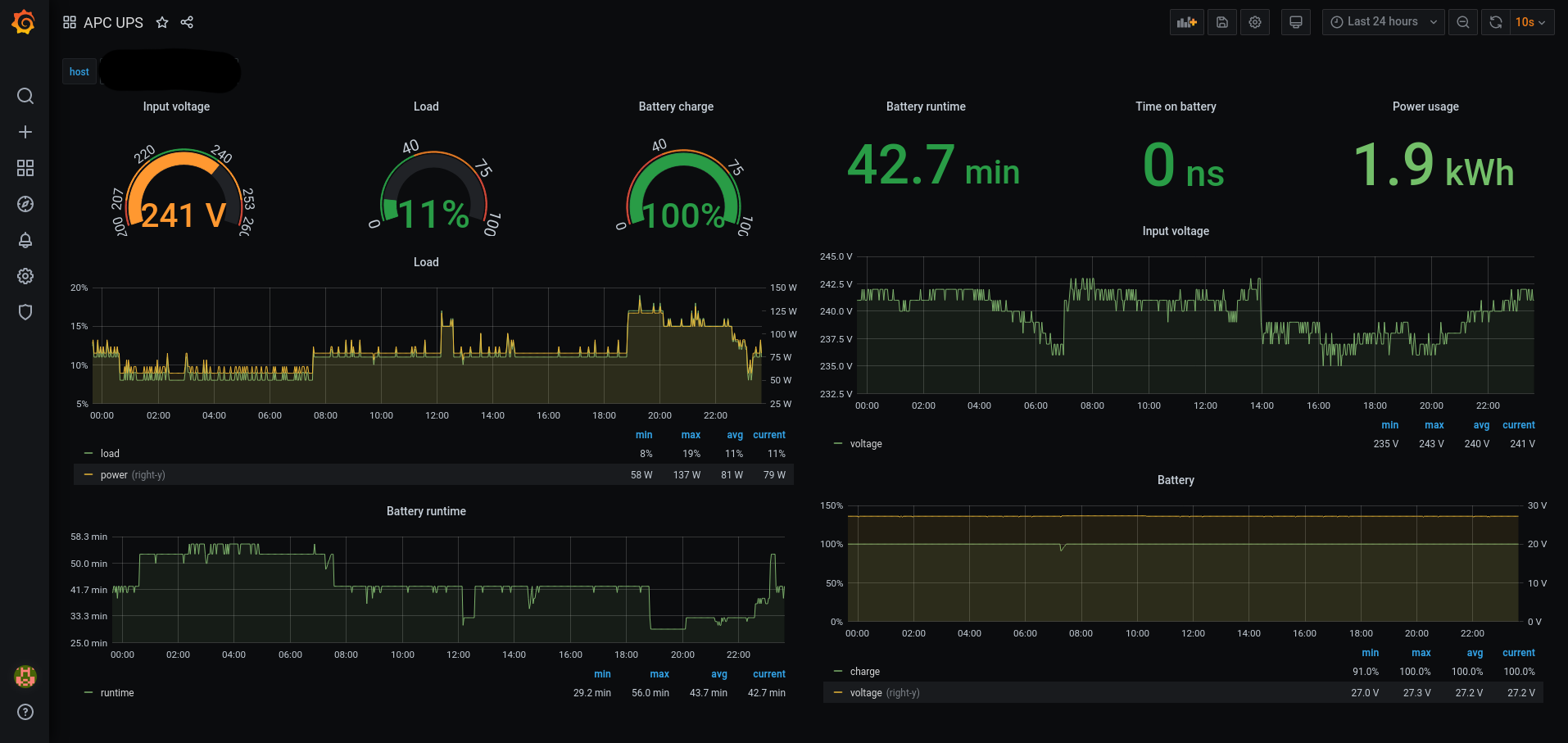
APC UPS
Preview of APC UPS metrics from apcupsd.
Data is collected using Telegraf from apcupsd, which communicates with the UPS.
There is no need for any special configuration, just enable the apcupsd input in the Telegraf.
Tested with USB connected APC UPS categories: Back-UPS RS and Back-UPS CS.
Data source config
Collector type:
Collector plugins:
Collector config:
Revisions
Upload an updated version of an exported dashboard.json file from Grafana
| Revision | Description | Created | |
|---|---|---|---|
| Download |