FastNetMon Advanced TOP 10 ASNs
FastNetMon Advanced TOP 10 ASNs
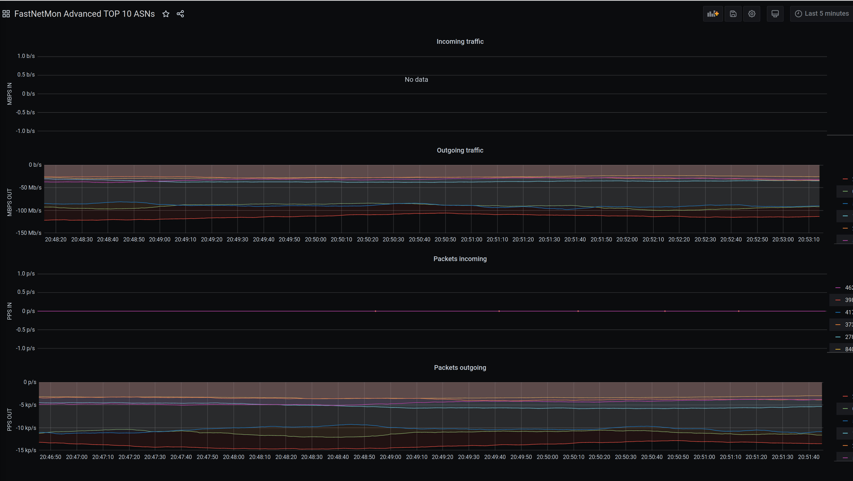
This dashboard can be used for tracking top-k ASNs for incoming and outgoing traffic using Clickhouse as metrics backend.
Data source config
Collector config:
Upload an updated version of an exported dashboard.json file from Grafana
| Revision | Description | Created | |
|---|---|---|---|
| Download |
