CircuitSetup 6 Channel Energy Meter
Energy data from the CircuitSetup.us 6 Channel Energy Meter
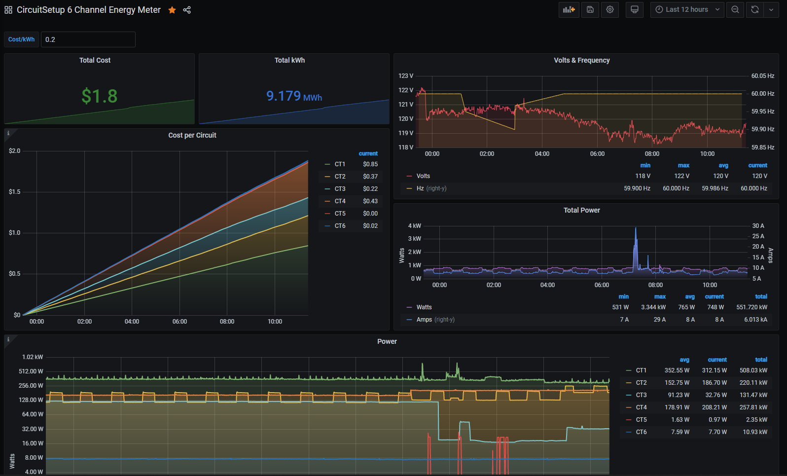
Displays all 6 channels of the CircuitSetup.us 6 Channel Energy Meter, including calculations for cost per circuit, kWh, and power used per circuit. ESPHome is installed on the ESP32 that runs the meter, then stored in InfluxDB.
Data source config
Collector config:
Upload an updated version of an exported dashboard.json file from Grafana
| Revision | Description | Created | |
|---|---|---|---|
| Download |
