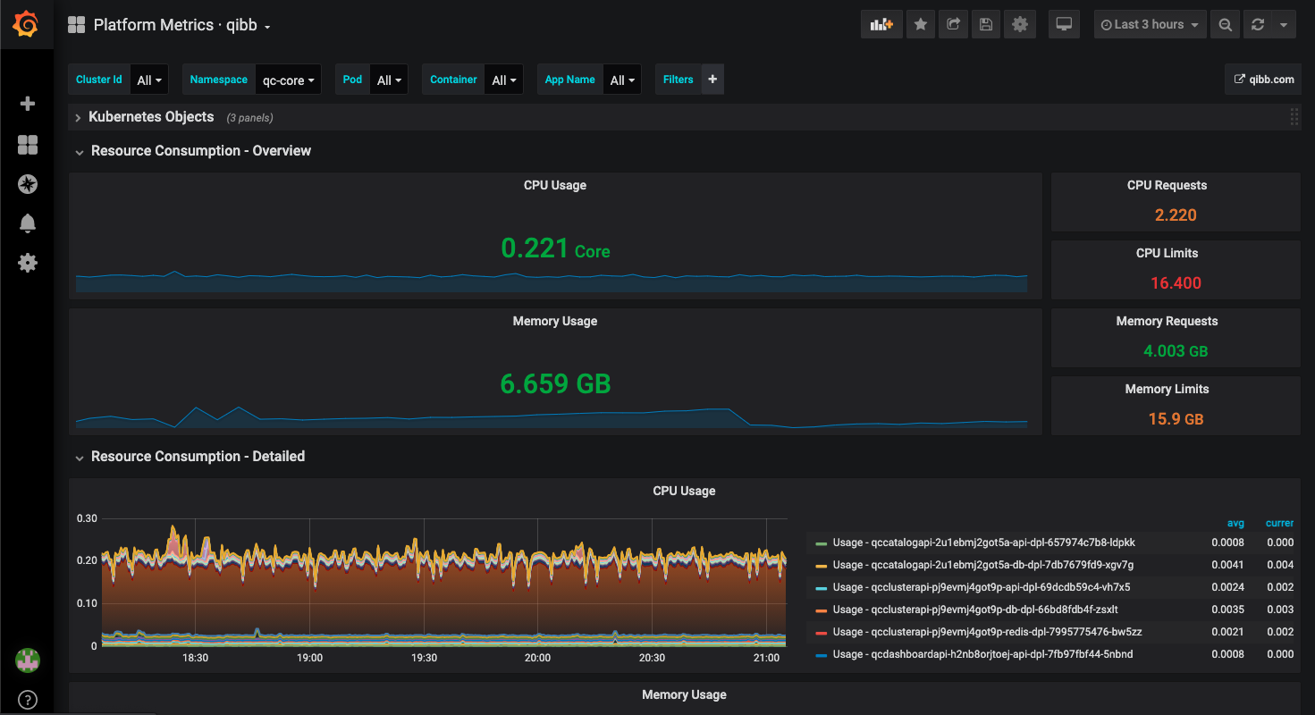
Platform Metrics · qibb
Monitor your qibb platform and all deployed applications across multiple clusters.
Requires a qibb platform.
Data source config
Collector config:
Upload an updated version of an exported dashboard.json file from Grafana
| Revision | Description | Created | |
|---|---|---|---|
| Download |
