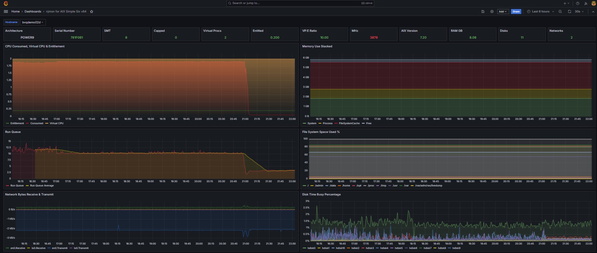
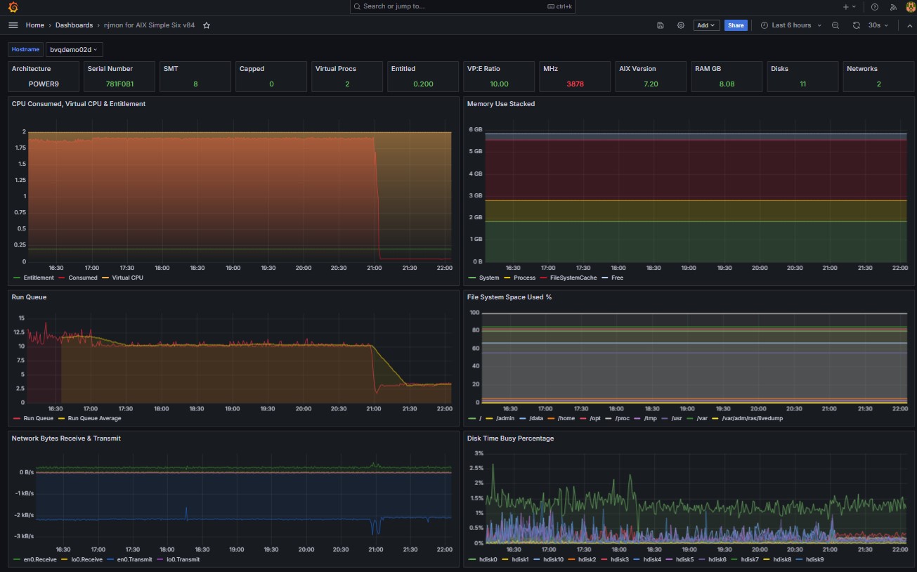
njmon for AIX Simple Six v84
Use njmon on AIX v80+
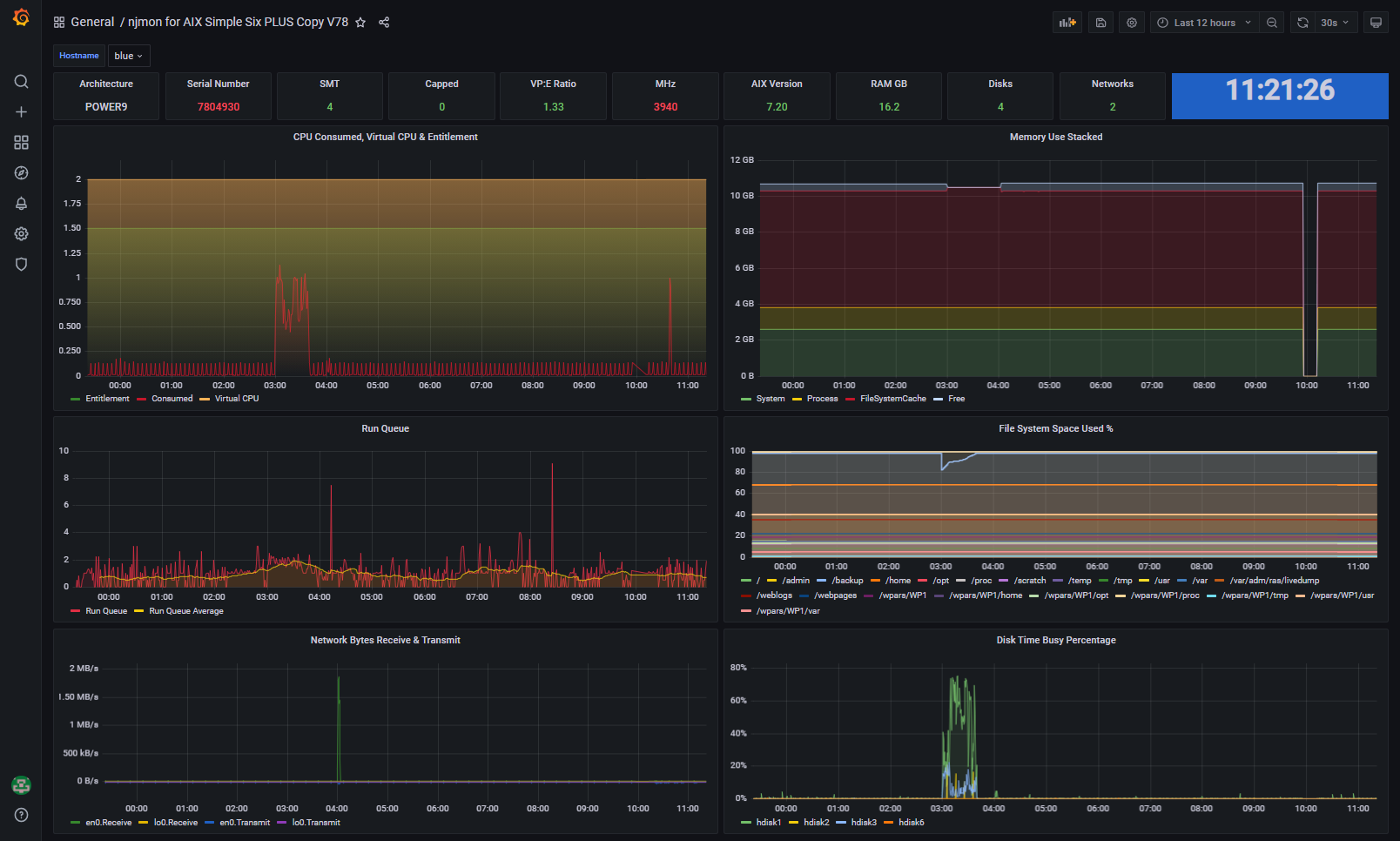
Similar to njmon AIX Simple Six but a top row of config and stats they you typically need. Removed problem clock and added VP + Entitlement
Data source config
Collector config:
Upload an updated version of an exported dashboard.json file from Grafana
| Revision | Description | Created | |
|---|---|---|---|
| Download |
