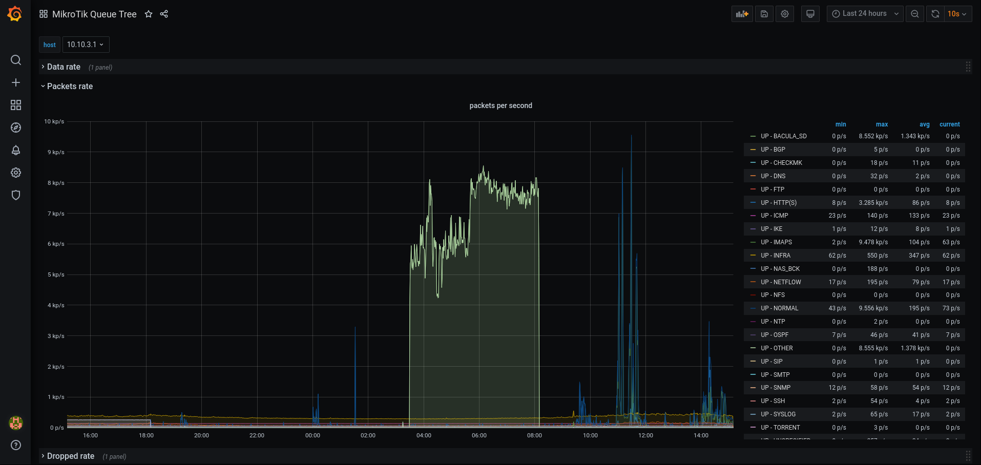
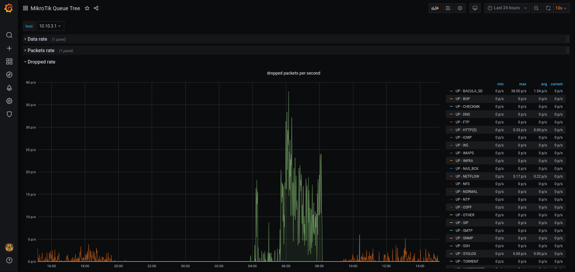
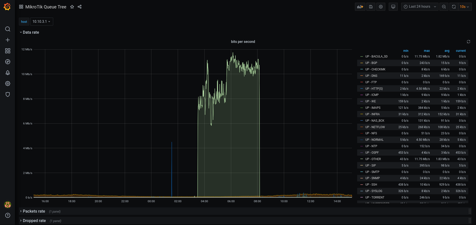
MikroTik Queue Tree
MikroTik Queue Tree visualisation.
Visualise the Queue Tree of a MikroTik router. Data is collected using Telegraf’s SNMP input plugin.
Data source config
Collector config:
Upload an updated version of an exported dashboard.json file from Grafana
| Revision | Description | Created | |
|---|---|---|---|
| Download |
