Capella Cambria Cluster Video Trancoder v4.6
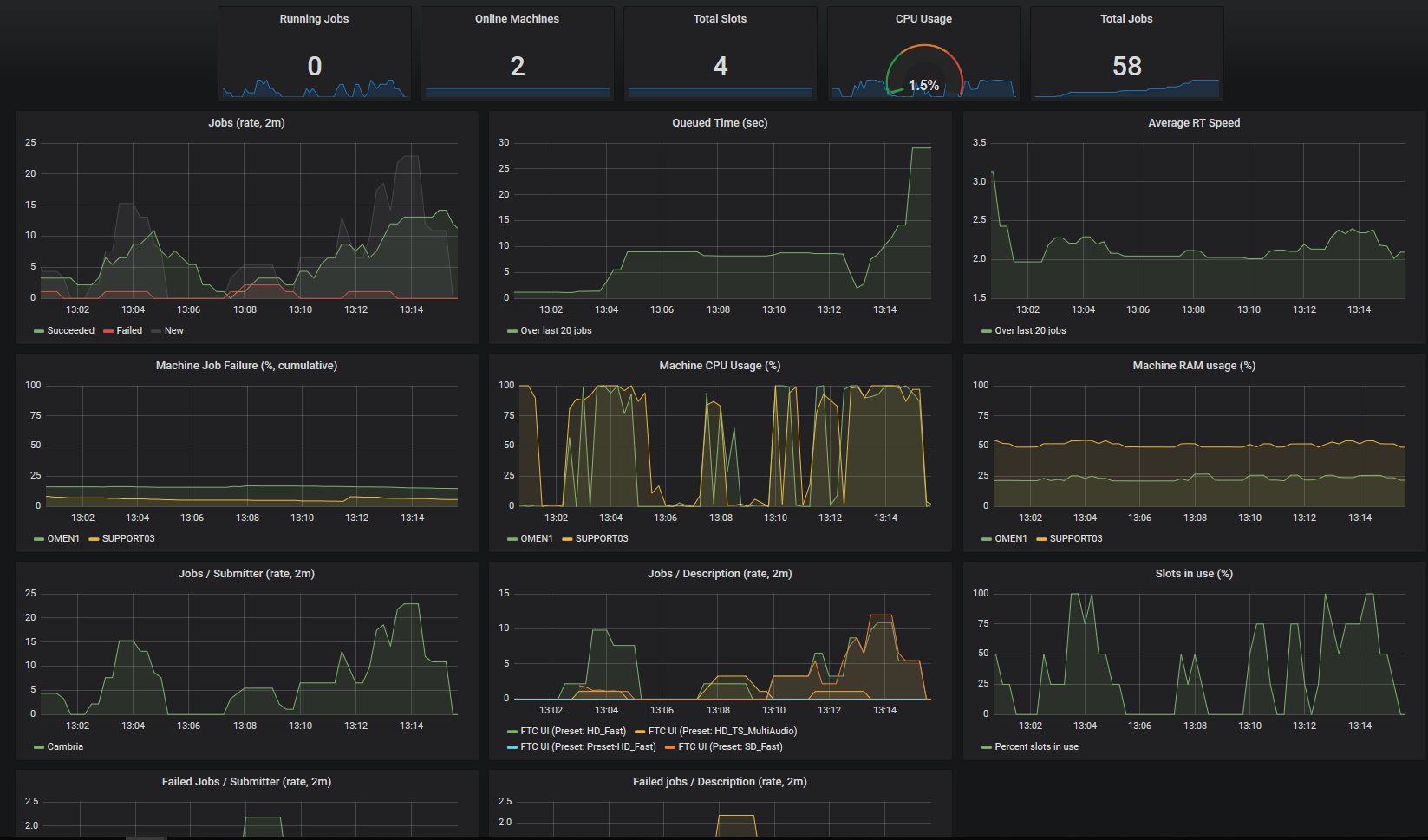
Dashboard for Cambria Cluster, an enterprise-level video transcoding application for Windows.
Shows rate of incoming, successful and failed video transcoding jobs for the Cluster. Displays performance graphs such as overall CPU usage, per-machine RAM and CPU usage. Breaks down incoming and failed jobs per preset and submitter.
Data source config
Collector config:
Upload an updated version of an exported dashboard.json file from Grafana
| Revision | Description | Created | |
|---|---|---|---|
| Download |
