Capella Cambria FTC Video Trancoder v4.6
Dashboard for Cambria FTC, an enterprise-level video transcoding application for Windows.
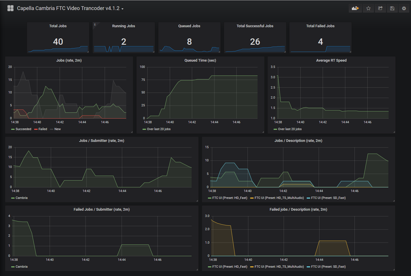
Shows job status, new/completed/failed job rate and more information about the video transcoding jobs
Data source config
Collector config:
Upload an updated version of an exported dashboard.json file from Grafana
| Revision | Description | Created | |
|---|---|---|---|
| Download |
