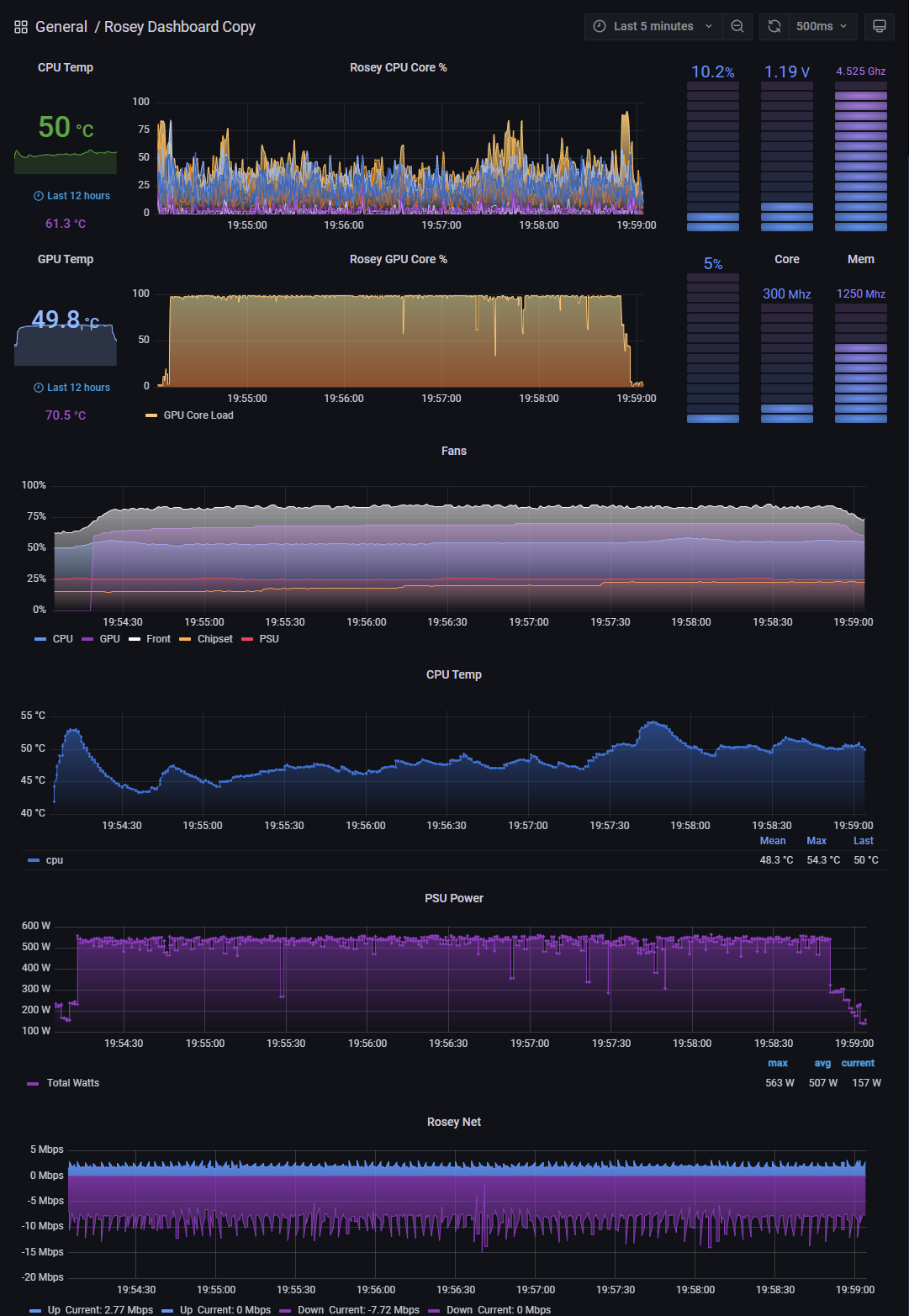
Rosey Dashboard
hwinfo and prometheus with promdapter
hwinfo and prometheus - https://www.hwinfo.com/forum/threads/prometheus-adapter-for-hwinfo-grafana-dashboard.6281/ and https://github.com/kallex/PromDapter/releases
Data source config
Collector config:
Upload an updated version of an exported dashboard.json file from Grafana
| Revision | Description | Created | |
|---|---|---|---|
| Download |
