kubernetes-persistent-volumes
Monitors all persistent volumes that exists within a Kubernetes cluster. Prometheus is used as datasource.
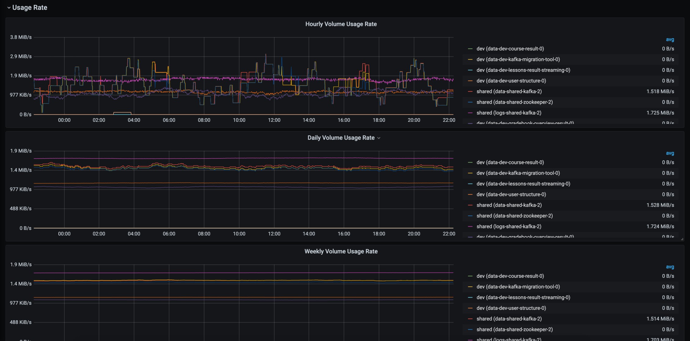
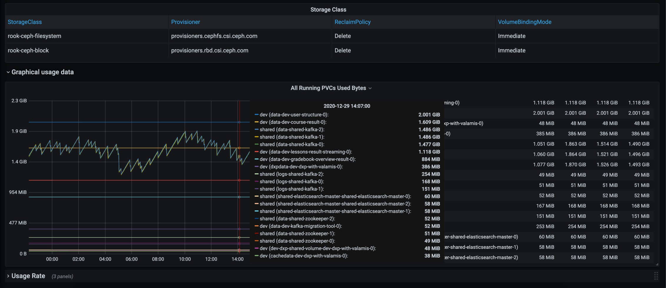
This dashboard can be used to check statistics of all PVCs and PVs that are present in a Kubernetes cluster. In order to see some data in the dashboard, first you need to configure Prometheus to scrape data from Kubelet service of all nodes within your Kubernetes cluster.
Data source config
Collector config:
Upload an updated version of an exported dashboard.json file from Grafana
| Revision | Description | Created | |
|---|---|---|---|
| Download |
Kubernetes
Monitor your Kubernetes deployment with prebuilt visualizations that allow you to drill down from a high-level cluster overview to pod-specific details in minutes.
Learn more