Libvirt
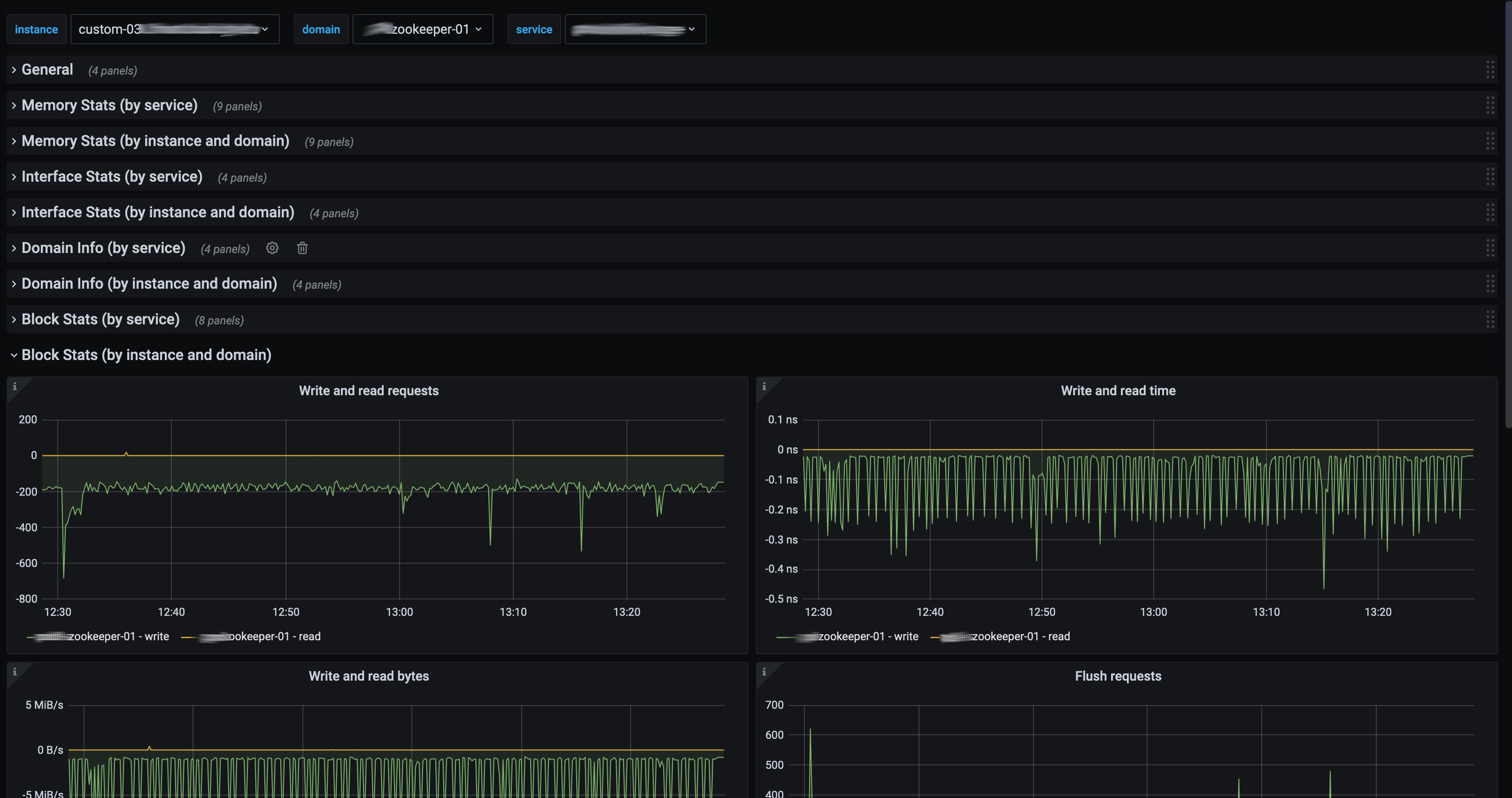
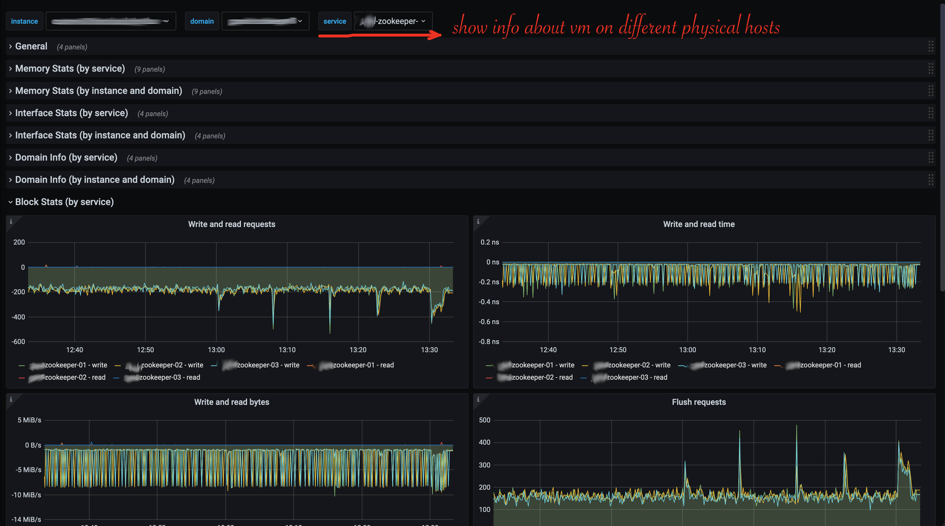
This is complete dashboard to monitor libvirt hypervisors and virtual machines
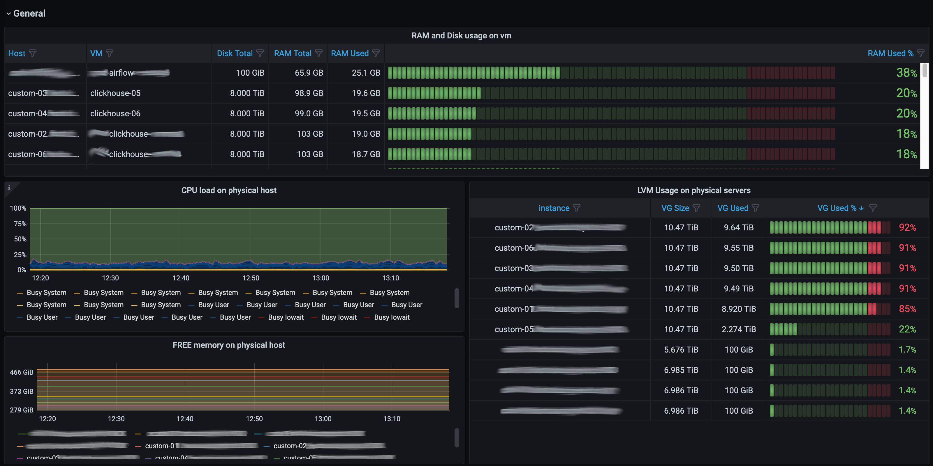
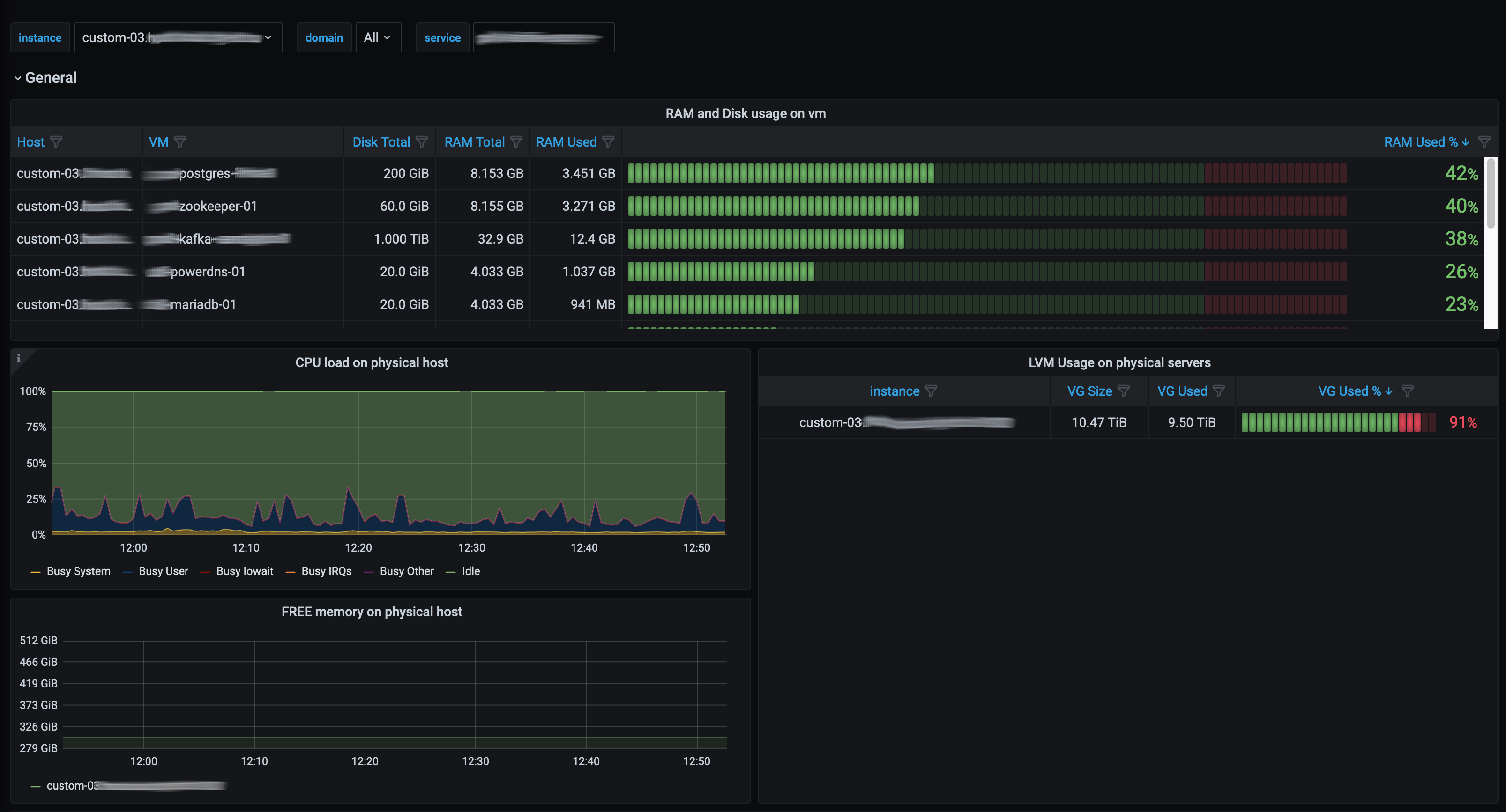
General info
This dashboard uses two exporters: libvirt exporter and node_exporter with textfile_exporter
Libvirt Exporter
- sources: https://github.com/bykvaadm/libvirt_exporter_improved
- docker: https://hub.docker.com/r/bykva/libvirt-exporter
- run: docker run -ti -p 9177:9177 -v /run/libvirt/libvirt-sock-ro:/var/run/libvirt/libvirt-sock-ro:ro bykva/libvirt-exporter:1.0
Node Exporter
- sources and docs: https://github.com/prometheus/node_exporter
TextFile Exporter (part of node exporter)
to obtain lvm information we use additional node_exporter flag: –collector.textfile.directory=/var/prometheus/textfile_exporter
and cronjob which runs this script:
#!/bin/bash
if [ "$(id -u)" != "0" ] ; then echo "Please run as root" >&2; exit 1 ; fi
prom_file="lvm_exporter.prom"
TEXTFILE_COLLECTOR_DIR="/var/prometheus/textfile_exporter"
rm ${TEXTFILE_COLLECTOR_DIR}/${prom_file}.* 2>/dev/null || true
echo "# HELP node_lvs_size_bytes LVM size in bytes(IEC) of lvm volumes" >> "${TEXTFILE_COLLECTOR_DIR}/${prom_file}.$$"
echo "# TYPE node_lvs_size_bytes gauge" >> "${TEXTFILE_COLLECTOR_DIR}/${prom_file}.$$"
/usr/sbin/lvs --units b | awk 'FNR>1 {print "node_lvs_size_bytes{lv=\""$1"\",vg=\""$2"\"} "substr($4, 1, length($4)-1)}' >> "${TEXTFILE_COLLECTOR_DIR}/${prom_file}.$$"
echo "# HELP node_vgs_size_bytes LVM size in bytes(IEC) of lvm volume groups" >> "${TEXTFILE_COLLECTOR_DIR}/${prom_file}.$$"
echo "# TYPE node_vgs_size_bytes gauge" >> "${TEXTFILE_COLLECTOR_DIR}/${prom_file}.$$"
/usr/sbin/vgs --units b | awk 'FNR>1 {print "node_vgs_size_bytes{vg=\""$1"\"} "substr($6, 1, length($6)-1)}' >> "${TEXTFILE_COLLECTOR_DIR}/${prom_file}.$$"
echo "# HELP node_vgs_free_bytes LVM free space of lvm volume groups in bytes(IEC)" >> "${TEXTFILE_COLLECTOR_DIR}/${prom_file}.$$"
echo "# TYPE node_vgs_free_bytes gauge" >> "${TEXTFILE_COLLECTOR_DIR}/${prom_file}.$$"
/usr/sbin/vgs --units b | awk 'FNR>1 {print "node_vgs_free_bytes{vg=\""$1"\"} "substr($7, 1, length($7)-1)}' >> "${TEXTFILE_COLLECTOR_DIR}/${prom_file}.$$"
mv "${TEXTFILE_COLLECTOR_DIR}/${prom_file}.$$" "${TEXTFILE_COLLECTOR_DIR}/${prom_file}"Data source config
Collector config:
Upload an updated version of an exported dashboard.json file from Grafana
| Revision | Description | Created | |
|---|---|---|---|
| Download |
