Alibaba Cloud Monitor For MongoDB Dashboard
Alibaba Cloud Monitor For MongoDB_Partitioned_Cluster Dashboard from CloudMonitor using aliyun-cms-grafana
2020.12.21更新
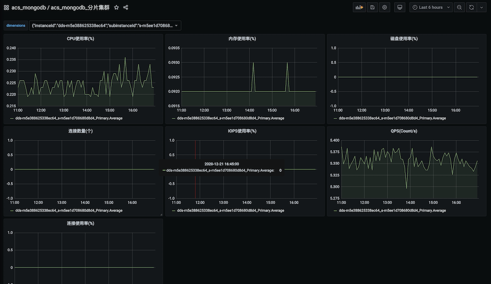
一键式导入acs_mongodb_分片集群配置信息,便捷式配置基本图标 groupId: 13616
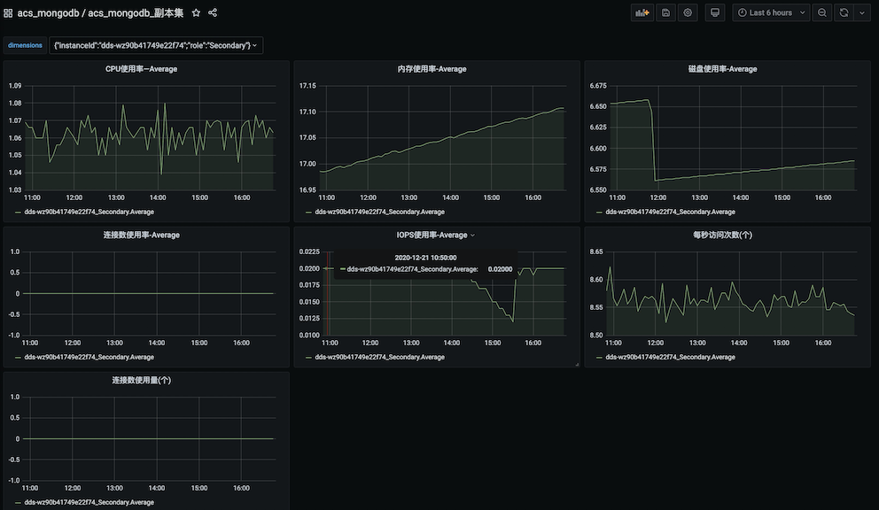
一键式导入acs_mongodb_副本集配置信息,便捷式配置基本图标 groupId: 13617
一键式导入acs_mongodb_单节点实例配置信息,便捷式配置基本图标 groupId: 13615
Data source config
Collector config:
Upload an updated version of an exported dashboard.json file from Grafana
| Revision | Description | Created | |
|---|---|---|---|
| Download |
MongoDB
Easily monitor MongoDB, a general purpose, document-based, distributed database, with Grafana Cloud's out-of-the-box monitoring solution.
Learn more