Alibaba Cloud Monitor For MongoDB Dashboard

Alibaba Cloud Monitor For MongoDB_Single_Node_Instance Dashboard from CloudMonitor using aliyun-cms-grafana

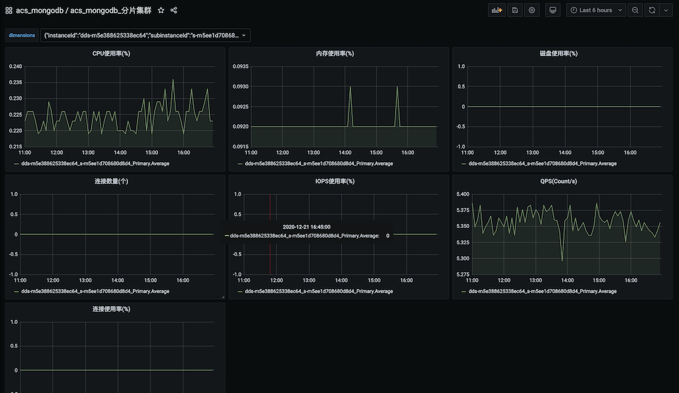
Alibaba Cloud Monitor For MongoDB Dashboard screenshot 1
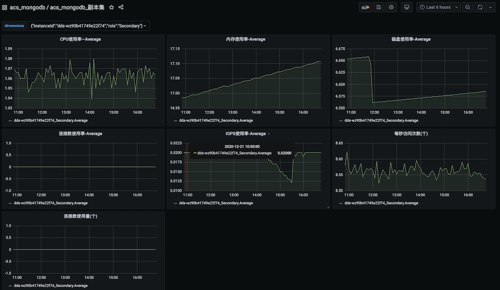
Alibaba Cloud Monitor For MongoDB Dashboard screenshot 2

2020.12.21更新

一键式导入acs_mongodb_单节点实例配置信息,便捷式配置基本图标 groupId: 13615

一键式导入acs_mongodb_副本集配置信息,便捷式配置基本图标 groupId: 13617

一键式导入acs_mongodb_分片集群配置信息,便捷式配置基本图标 groupId: 13616

https://github.com/aliyun/aliyun-cms-grafana

Revisions
RevisionDescriptionCreated
MongoDB

MongoDB

by Grafana Labs
Grafana Labs solution

Easily monitor MongoDB, a general purpose, document-based, distributed database, with Grafana Cloud's out-of-the-box monitoring solution.

Learn more

Get this dashboard

Import the dashboard template

or

Download JSON

Datasource
Dependencies