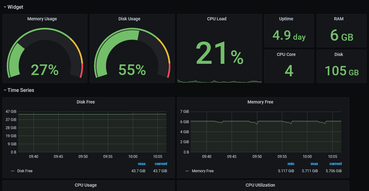
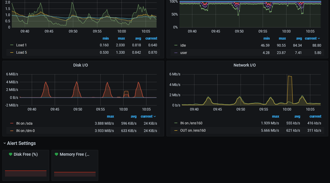
Server Health monitoring
Server Health monitoring
As new version of grafana not support alert via variables so you need to change IP of host to monitor in each graph by yourself.
Data source config
Collector config:
Upload an updated version of an exported dashboard.json file from Grafana
| Revision | Description | Created | |
|---|---|---|---|
| Download |
