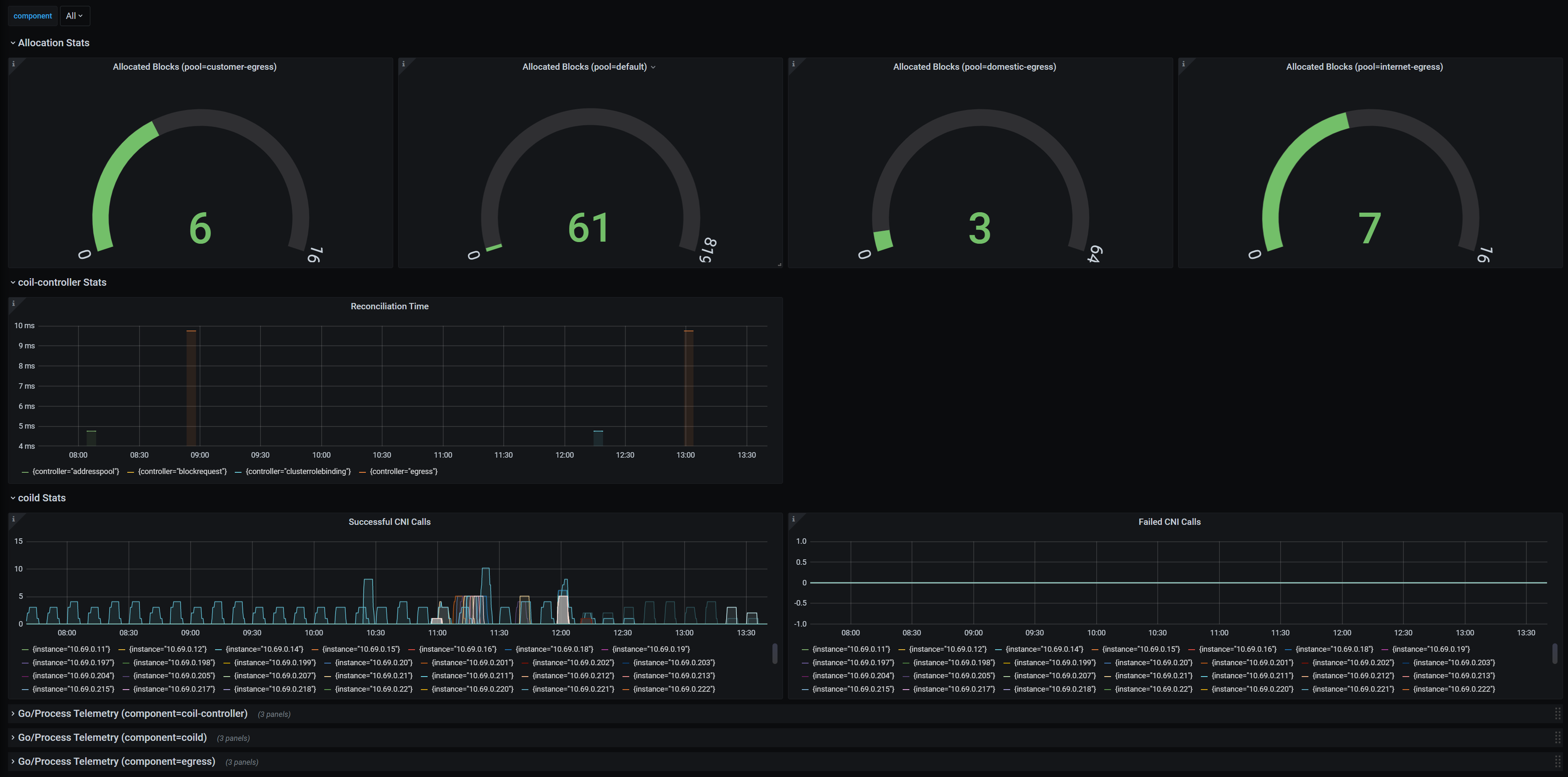
Coil Dashboard
Coil is a CNI-based network plugin for Kubernetes.
Coil Dashboard
Coil is a CNI-based network plugin for Kubernetes.
This dashboard provides a nice graphical representation of Coil’s metrics.
If you have prometheus and grafana installed on your cluster then you can easy to use this dashboard.
Please read the user manual.
Data source config
Collector config:
Upload an updated version of an exported dashboard.json file from Grafana
| Revision | Description | Created | |
|---|---|---|---|
| Download |
