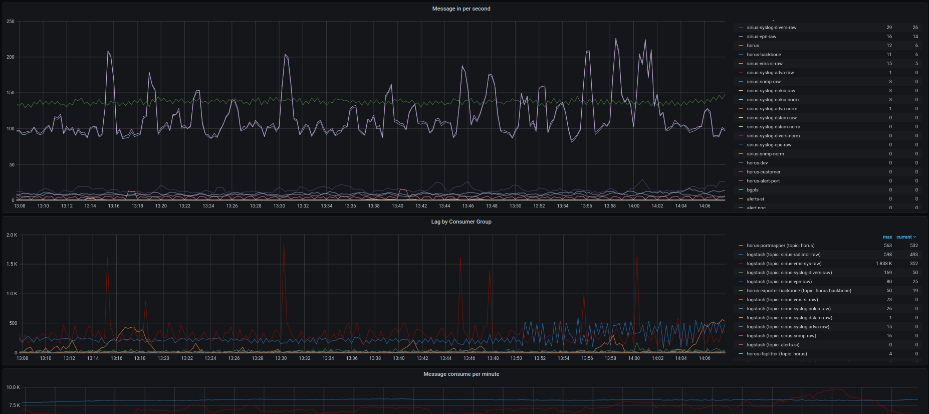
9102 - kafka
Prometheus Kafka exporter metrics.
found exporter here: https://github.com/lotusnoir/ansible-apps_kafka_exporter
Data source config
Collector config:
Upload an updated version of an exported dashboard.json file from Grafana
| Revision | Description | Created | |
|---|---|---|---|
| Download |
Kafka
Easily monitor your Kafka deployment with Grafana Cloud's out-of-the-box monitoring solution.
Learn more