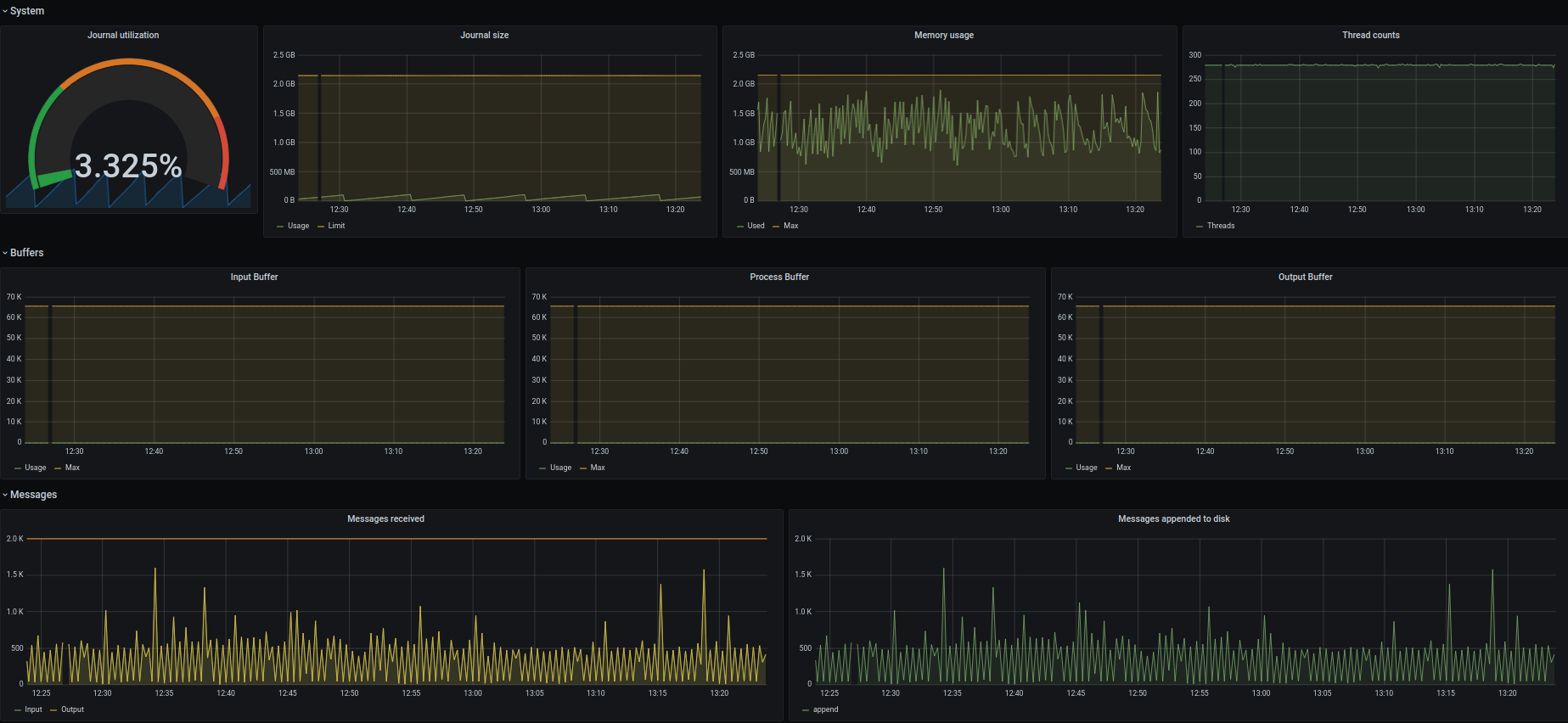
9122 - Graylog
Prometheus Graylog exporter metrics.
find exporter here: https://github.com/lotusnoir/ansible-apps_graylog_exporter
Data source config
Collector config:
Upload an updated version of an exported dashboard.json file from Grafana
| Revision | Description | Created | |
|---|---|---|---|
| Download |
