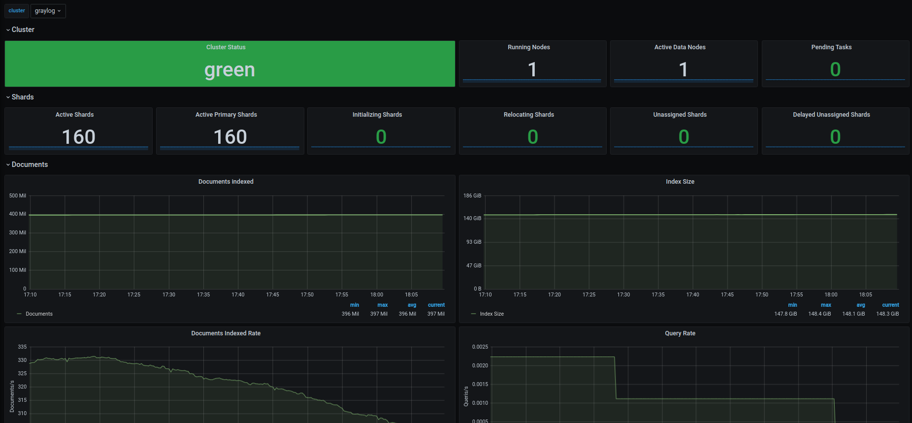
9123 - ElasticSearch
dashboard for elasticsearch exporter
find exporter here: https://github.com/lotusnoir/ansible-apps_elasticsearch_exporter
Data source config
Collector config:
Upload an updated version of an exported dashboard.json file from Grafana
| Revision | Description | Created | |
|---|---|---|---|
| Download |
Elasticsearch
Easily monitor Elasticsearch, a distributed, multitenant full-text search engine, with Grafana Cloud's out-of-the-box monitoring solution.
Learn more